Series 15i/150i - MA (Operation) Operators manual Page 236

Operators manual
B-63324EN-1/03 OPERATION 7.ALARMS AND SELF DIAGNOSTC FUNCTIONS
- 215 -
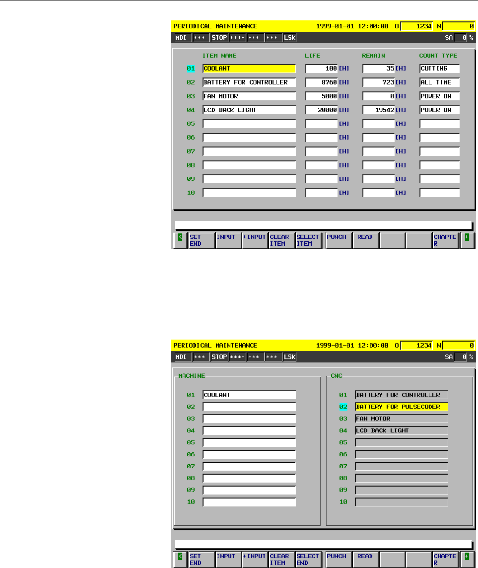
Fig.7.4 (b) Item Setting Screen
Item selection menu screen
This screen is displayed by pressing the [SET ITEM] soft key on the
item setting screen. With the item selection menu screen, a list of items
selected on the setting screen can be created.
Fig.7.4 (c) Item Selection Menu Screen
Machine
A menu of item names that can be set is displayed.
CNC
A menu of system-defined item names is displayed.

Contents Summary of Series 15i/150i - MA (Operation) Operators manual

  • Page 1GE Fanuc Automation Europe Computer Numerical Controls Series 15i / 150i -MA Operator’s Manual (Operation) B-633324EN-1/03 TECHNOLOGY AND MORE
  • Page 2
  • Page 3                                           
  • Page 4                                     %      
  • Page 5                     +        +         #        
  • Page 6       : 7                &     !        
  • Page 7                   )          #         ! 
  • Page 8       1! 2" +."+2 '       !          7  +  +         
  • Page 9              8                  #         !
  • Page 10        # '(" ," "                              !    !    !  
  • Page 11        $ * "!              6    !          !   
  • Page 12               "% $ ' +2*) ' !!" $ ")( +"%" ! &      + !+          
  • Page 13       '#(*!" )*(#" + " ' !!" $ ")( +"%" ! &      + !+            !   
  • Page 14        *#" ")( +"%" ! -      !               9            
  • Page 15    ;          #<      
  • Page 16    $3 1 7  /    22 $3$ -  C
  • Page 17              '        %        
  • Page 18                    
  • Page 19    !  $ ! !%       )    
  • Page 20    %   )        %      "         
  • Page 21              $* /   % 
  • Page 22     >  4   #    
  • Page 23   
  • Page 24        / D 4      %(/1('441 4   /%0('/4  '*! !. # )" ! ?#  * (    !"# $ #%"&'(()* % 100('B
  • Page 25    )"+ ( #$%'(#       E %GE           ,    FG HG I    %(/1('441  JE          
  • Page 26               8  &           !    !         
  • Page 27         %                       +  !      5
  • Page 28          8    ;,:5678.969:16  @17;.6,899?/C/8,@ 2,>,62/69896?C968;,  (D58968;, 79@D.618.969:8;,@17;.6,899?(.8/@1<6,
  • Page 29
  • Page 30   
  • Page 31
  • Page 32          
  • Page 33          -)( !  # <  * ( "0" " +" )# !  "!*                        
  • Page 34       ." !( %,"%" ! '$ % * ( )" !  "     9   ! !     !        ,       
  • Page 35       =   ;  B       '                          !46 6
  • Page 36      '  )" !  '        !       !    46 +  !                        46 
  • Page 37     '  )" !          !                  ,    .        
  • Page 38             -)( !  # '  & % #"("+!  7       + /  !       +     
  • Page 39      < "#! ! H           + ! ,!  +     !      !         ( 28
  • Page 40           #          !          +    ,        +                
  • Page 41       ."+2 '$ * & !."  +. " -)( !  # '  $ * (   + !  +      7             9  7
  • Page 42      '  &(" '(+2 0         !  +   ,   !      '   + ,      + +
  • Page 43       89 ! = "9 !." # !   #)( $ . &" 9 !.*! * & !."  +. " -)( !  # '  +. " (+2       !               ! .
  • Page 44            '                 !             46  77  :     
  • Page 45                                   +     46   7=  ) 
  • Page 46                               &1 @+A 00#"! = (*" <  #)( $ & #"!! & )" ! :# #"!! & ! '    
  • Page 47      <  #)( $ & #"!! & ) %"!" #               +             - ,!      
  • Page 48      <  ! ) !"+!  2"$ ' +          +                !  ! !        
  • Page 49            & %  #)( $               !      ,        7 7
  • Page 50      &3 @'A  & % ( #! $=
  • Page 51        * " ! # !   #)( $                                        
  • Page 52        )" ! "## &"  #)( $ 4                        ( ;5          
  • Page 53        ( %  #)( $ &         !            77  ;8 7%(/1('441' ,-  
  • Page 54         !# * !  #)( $ * %"  #)( $ &       !                77  ;; **
  • Page 55         ). +  #)( $ %               E 77  ;:  FH  $ HI  * FI  2      5 6 /
  • Page 56           /  % !  ! !            !  !   +  '      
  • Page 572.OPERATIONAL DEVICES OPERATION B-63324EN-1/03 2 OPERATIONAL DEVICES The available operational devices include the setting and display unit attached to the CNC, the machine operator’s panel, and external input/output devices such as a PPR, Handy File, Floppy Cassette, and FA Card. - 36 -
  • Page 58B-63324EN-1/03 OPERATION 2.OPERATIONAL DEVICES 2.1 SETTING AND DISPLAY UNITS The setting and display units are shown in Subsections II-2.1.1 to II- 2.1.3. 9.5"/10.4" LCD unit ................................................................II-2.1.1 MDI unit............................................
  • Page 592.OPERATIONAL DEVICES OPERATION B-63324EN-1/03 2.1.2 MDI Unit Address/numeric keys Help key ResetT key RESET O( N) GE P C 7 8 9 ALTER X U Y V Z W Q? 4 5 6 INSERT Edit key HELP I,  A K@ R 1 2 3 DELETE Cancel (CAN jkey M# S T L  0  = * SHIFT F [ D ] H & B SP / EOB CAN INPUT Input key OFFSET PAGE PO
  • Page 60B-63324EN-1/03 OPERATION 2.OPERATIONAL DEVICES 2.1.3 MDI Unit (Full-keyboard) Rest kry RESET A ! B " C/ D# E $ F % G H& I  , K L MSP N O? P Q : ;    ¥ T U - V [ W] X ( Y ) Z@ Address/numeric 7 8 9 SHIFT ALTER POS PROG OFFSET CUSTOM CALC SETTING Function keys Shift key 4 5 6 HELP INSERT SYS
  • Page 612.OPERATIONAL DEVICES OPERATION B-63324EN-1/03 2.2 EXPLANATION OF THE KEYBOARD Table2.2 (a) Explanation of the MDI keyboard Number Name Explanation 1 RESET key Press this key to reset the CNC, to cancel an alarm, etc. RESET 2 HELP key Press this button to use the help function when uncertain about t
  • Page 62B-63324EN-1/03 OPERATION 2.OPERATIONAL DEVICES Table2.2 (a) Explanation of the MDI keyboard Number Name Explanation 10 Cursor move keys There are four different cursor move keys. : This key is used to move the cursor to the right or in the forward direction. The cursor is moved in short units in the
  • Page 632.OPERATIONAL DEVICES OPERATION B-63324EN-1/03 2.3 OPERATION SCREEN DISPLAY The operation screens used in the CNC are classified into the following levels and managed hierarchically: - Function - Chapter Function 1 Function 2 Function Operation screen Operation screen Operation screen Operation scre
  • Page 64B-63324EN-1/03 OPERATION 2.OPERATIONAL DEVICES 2.4 OPERATIONS SUPPORTED BY EACH OPERATION SCREEN The operation screens support a wide range of operations. On the program screen, for example, you can select and search for a desired program. On the setting screens, operations such as altering the sett
  • Page 652.OPERATIONAL DEVICES OPERATION B-63324EN-1/03 2.5 FUNCTION KEYS AND SOFT KEYS 2.5.1 General Screen Operations 1 Press a function key on the MDI panel. The chapter selection soft keys that belong to the selected function appear. OFFSET POS PROG CUSTOM SETTING SYSTEM MESSAGE GRAPH 2 Press one of the
  • Page 66B-63324EN-1/03 OPERATION 2.OPERATIONAL DEVICES 2.5.2 Function Keys Function keys are provided to select the type of screen to be displayed. The following function keys are provided on the MDI panel: POS Press this key to display the position screen. PROG Press this key to display the program screen.
  • Page 672.OPERATIONAL DEVICES OPERATION B-63324EN-1/03 2.5.3 Soft Keys Instead of the function keys, soft keys can also be used to select the type of screen to be displayed. In addition, soft keys are used for actual operations. The subsequent sections show a function menu and chapter selection menus. NOTE
  • Page 68B-63324EN-1/03 OPERATION 2.OPERATIONAL DEVICES 2.5.5 Chapter selection keys The function selection keys are used to select large items (functions). Each of them is further divided into smaller items (chapters). These items (chapters) are selected using chapter selection keys. To select a chapter, pr
  • Page 692.OPERATIONAL DEVICES OPERATION B-63324EN-1/03 2.5.5.2 Program Function key on the MDI panel Soft keys PROG PROGRAM CHAPTER                              No. Chapter menu Explanation (1) TEXT Selects the screen for displaying the contents of a
  • Page 70B-63324EN-1/03 OPERATION 2.OPERATIONAL DEVICES 2.5.5.3 Offset/Setting Function key on the MDI panel Soft keys OFFSET OFFSET SETING CHAPTER                                                No. Chapter menu Explanation (1) TO
  • Page 712.OPERATIONAL DEVICES OPERATION B-63324EN-1/03 2.5.5.4 System Function key on the MDI panel Soft keys SYSTEM SYSTEM CHAPTER                                                No. Chapter menu Explanation (1) PARAMETER Selects
  • Page 72B-63324EN-1/03 OPERATION 2.OPERATIONAL DEVICES 2.5.5.5 Messages Function key on the MDI panel Soft keys MESSAGE MESSAGE CHAPTER                No. Chapter menu Explanation (1) ALARM Selects the alarm message screen. (2) OPERATOR Selects the operator message screen. (3) ETHE
  • Page 732.OPERATIONAL DEVICES OPERATION B-63324EN-1/03 2.5.6 Key Input and Input Buffer 2.5.6.1 Inserting characters When an address and a numerical key are pressed, the character corresponding to that key is input once into the key input buffer. The contents of the key input buffer is displayed at the bott
  • Page 74B-63324EN-1/03 OPERATION 2.OPERATIONAL DEVICES 2.5.6.2 Deleting characters Move the cursor to a position next to a character you want to delete, then press the CAN key. When the CAN key is pressed while the shift button is held down, the contents of the key input buffer are all deleted. Example Dele
  • Page 752.OPERATIONAL DEVICES OPERATION B-63324EN-1/03 2.5.7 Warning Messages After a character or number has been input from the MDI panel, a data check is executed when key or a soft key is pressed. In the case of incorrect input data or the wrong operation a flashing warning message will be displayed on
  • Page 76B-63324EN-1/03 OPERATION 2.OPERATIONAL DEVICES 2.6 LANGUAGE SELECTION The Japanese, English, German, French, Italian, Spanish, and Swedish are prepared as display languages. Select the language to be displayed by parameters. Fig. 2.6 (a) Example of operation screen : JAPANESE Fig. 2.6 (b) Example of
  • Page 772.OPERATIONAL DEVICES OPERATION B-63324EN-1/03 2.7 EXTERNAL I/O DEVICES Three types of external input/output devices are available. This section outlines each device. For details on these devices, refer to the corresponding manuals listed below. Table 2.7(a) External I/O device Max. Reference Device
  • Page 78B-63324EN-1/03 OPERATION 2.OPERATIONAL DEVICES Parameter Before an external input/output device can be used, parameters must be set as follows. CNC MAIN CPU BOARD DISPLAY UNIT Channel 1 Channel 2 Channel 3 Channel 13 JD5A JD5B JD36A JD6A RS-232-C RS-232-C RS-232-C RS-422 Reader Reader Host Host punc
  • Page 792.OPERATIONAL DEVICES OPERATION B-63324EN-1/03 2.7.1 FANUC Handy File The Handy File is an easy-to-use, multi function floppy disk input/output device designed for FA equipment. By operating the Handy File directly or remotely from a unit connected to the Handy File, programs can be transferred and
  • Page 80B-63324EN-1/03 OPERATION 2.OPERATIONAL DEVICES 2.7.3 FANUC FA Card An FA Card is a memory card used as an input medium in the FA field. It is compact, but has a large memory capacity with high reliability, and requires no special maintenance. When an FA Card is connected to the CNC via the card adap
  • Page 812.OPERATIONAL DEVICES OPERATION B-63324EN-1/03 2.8 POWER ON/OFF 2.8.1 Turning on the Power Procedure of turning on the power Procedure 1 Check that the appearance of the CNC machine tool is normal. (For example, check that front door and rear door are closed.) 2 Turn on the power according to the ma
  • Page 82B-63324EN-1/03 OPERATION 2.OPERATIONAL DEVICES 2.8.2 Power Disconnection Power Disconnection Procedure 1 Check that the LED indicating the cycle start is off on the operator’s panel. 2 Check that all movable parts of the CNC machine tool is stopping. 3 If an external input/output device such as the
  • Page 833.MANUAL OPERATION OPERATION B-63324EN-1/03 3 MANUAL OPERATION MANUAL OPERATION are as follows : 3.1 Manual reference position return 3.2 Jog feed 3.3 Incremental feed 3.4 Manual handle feed 3.5 Manual feed in a specified direction 3.6 Manual numeric command 3.7 Manual absolute on and off 3.8 Effect
  • Page 84B-63324EN-1/03 OPERATION 3.MANUAL OPERATION 3.1 MANUAL REFERENCE POSITION RETURN The tool is returned to the reference position as follows : The tool is moved in the direction specified in parameter ZMI (bit 5 of No. 1006) for each axis with the reference position return switch on the machine operat
  • Page 853.MANUAL OPERATION OPERATION B-63324EN-1/03 Restrictions - Moving the tool again Once the REFERENCE POSITION RETURN COMPLETION LED lights at the completion of reference position return, the tool does not move unless the REFERENCE POSITION RETURN switch is turned off. - Reference position return comp
  • Page 86B-63324EN-1/03 OPERATION 3.MANUAL OPERATION 3.2 JOG FEED In the jog mode, pressing a feed axis and direction selection switch on the machine operator’s panel continuously moves the tool along the selected axis in the selected direction. The jog feedrate is specified in a parameter (No.1423) The jog
  • Page 873.MANUAL OPERATION OPERATION B-63324EN-1/03 The above is an example. Refer to the appropriate manual provided by the machine tool builder for the actual operations. 0 @ @ @ 2000 JOG @FEED RATE OVERRIDE RAPID TRAVERSE OVERRIDE (%) F0 25 50 100 Limitations - Acceleration/deceleration for rapid travers
  • Page 88B-63324EN-1/03 OPERATION 3.MANUAL OPERATION 3.3 INCREMENTAL FEED In the incremental mode(s), pressing a feed axis and direction selection switch on the machine operator’s panel moves the tool one step along the selected axis in the selected direction. Z Each time a switch is Tool pressed, the tool m
  • Page 893.MANUAL OPERATION OPERATION B-63324EN-1/03 3.4 MANUAL HANDLE FEED In the handle mode, the tool can be minutely moved by rotating the manual pulse generator on the machine operator’s panel. Select the axis along which the tool is to be moved with the handle feed axis selection switches. The minimum
  • Page 90B-63324EN-1/03 OPERATION 3.MANUAL OPERATION Explanation - When a manual handle feed faster than the rapid traverse rate is specified When a handle feed faster than the rapid traverse rate is specified, the command pulses up to the permissible flow amount set in parameter No. 1413 are accumulated in
  • Page 913.MANUAL OPERATION OPERATION B-63324EN-1/03 3.5 MANUAL FEED IN A SPECIFIED DIRECTION The tool can be manually moved in a specified direction on a specified plane. The feedrate and the direction and plane of feed can be changed at any time. Simple cutting can be manually executed on a plane. Explanat
  • Page 92B-63324EN-1/03 OPERATION 3.MANUAL OPERATION - Starting and stopping manual feed in the specified direction Manual feed in the specified direction is executed while the corresponding signals are “1”. The signal that moves the tool in the specified direction and the signal that moves it in the opposit
  • Page 933.MANUAL OPERATION OPERATION B-63324EN-1/03 3.6 MANUAL NUMERIC COMMAND The manual numeric command function allows data programmed by MDI to be executed in the jog mode. Whenever the system is ready for jog feed, a manual numeric command can be executed. The following eight functions are supported: (
  • Page 94B-63324EN-1/03 OPERATION 3.MANUAL OPERATION The following data can be set: 1. G00: Positioning 2. G01: Linear interpolation 3. G28: Automatic reference point return 4. G30: 2nd, 3rd or 4th reference position return 5. M codes: Miscellaneous functions 6. S codes: Spindle functions 7. T codes: Tool fu
  • Page 953.MANUAL OPERATION OPERATION B-63324EN-1/03 Explanation - Positioning The amount of travel is given as a numeric value, preceded by an address such as X, Y or Z. This is always regarded as being an incremental command, regardless of whether G90 or G91 is specified. The tool moves along each axis ind
  • Page 96B-63324EN-1/03 OPERATION 3.MANUAL OPERATION - Automatic reference position return (G28) The tool returns directly to the reference position without passing through any intermediate points, regardless of the specified amount of travel. For axes for which no move command is specified, however, a retur
  • Page 973.MANUAL OPERATION OPERATION B-63324EN-1/03 - T codes (tool functions) After address T, specify a numeric value of no more than the number of digits specified by parameter No. 2032. NOTE Subprogram calls cannot be performed using T codes. - B codes (second auxiliary functions) After address B, speci
  • Page 98B-63324EN-1/03 OPERATION 3.MANUAL OPERATION G00 or G01 according to the setting of bit 0 (G01) of parameter No. 2401. Data can also be cleared by pressing the key on the MDI panel. (2) If soft key [CLEAR] is pressed during execution, an "EXECUTION/MODE SWITCHING IN PROGRESS" warning is gener
  • Page 993.MANUAL OPERATION OPERATION B-63324EN-1/03 using a feed axis and direction selection switch during execution of a manual numeric command. - Mirror image Mirror image cannot be applied in the direction of the specified axis movement. - Indexing of the index table and chopping Commands cannot be spec
  • Page 100B-63324EN-1/03 OPERATION 3.MANUAL OPERATION 3.7 MANUAL ABSOLUTE ON AND OFF Whether the distance the tool is moved by manual operation is added to the coordinates can be selected by turning the manual absolute switch on or off on the machine operator’s panel. When the switch is turned on, the distanc
  • Page 1013.MANUAL OPERATION OPERATION B-63324EN-1/03 Explanation The following describes the relation between manual operation and coordinates when the manual absolute switch is turned on or off, using a program example. G01G90 X100.0Y100.0F100 ; (1) X200.0Y150.0 ; (2) X300.0Y200.0 ; (3) The subsequent figur
  • Page 102B-63324EN-1/03 OPERATION 3.MANUAL OPERATION - Manual operation after a feed hold Coordinates when the feed hold button is pressed while block (2) is being executed, manual operation (Y-axis + 75.0) is performed, and the cycle start button is pressed and released. Y 300.0 (300.0 , 275.0) (200.0 , 225
  • Page 1033.MANUAL OPERATION OPERATION B-63324EN-1/03 - When reset after a manual operation following a feed hold Coordinates when the feed hold button is pressed while block (2) is being executed, manual operation (Y-axis +75.0) is performed, the control unit is reset with the RESET button, and block (2) is
  • Page 104B-63324EN-1/03 OPERATION 3.MANUAL OPERATION - When a movement command in the next block is only one axis When there is only one axis in the following command, only the commanded axis returns. Y Program 300.0 N1 G90 G01 X100. Y100. F500 ; N2 X200.0 ; N3 Y150.0 ; 200.0 (200.0 , 150.0) (200.0 , 100.0)
  • Page 1053.MANUAL OPERATION OPERATION B-63324EN-1/03 When the switch is ON during cutter compensation Operation of the machine upon return to automatic operation after manual intervention with the switch is ON during execution with an absolute command program in the cutter compensation mode will be described
  • Page 106B-63324EN-1/03 OPERATION 3.MANUAL OPERATION An MDI operation can also be intervened as well as manual operation. The movement is the same as that by manual operation.           Manual operation Programmed path (absolute command) Cutter path befor e manual operation - 85 -
  • Page 1073.MANUAL OPERATION OPERATION B-63324EN-1/03 3.8 EFFECT OF MANUAL INTERVENTION Section 4.7, "Manual Absolute On and Off," describes the effect of manual intervention on the execution of the remaining part of the program. This section describes in detail the relationship between manual intervention an
  • Page 108B-63324EN-1/03 OPERATION 3.MANUAL OPERATION 3.9 THREE-DIMENSIONAL HANDLE FEED Three-dimensional handle feed includes three special handle feed modes, a function for changing the tool length compensation in the longitudinal direction of the tool, and two screen display functions. The three-dimensiona
  • Page 1093.MANUAL OPERATION OPERATION B-63324EN-1/03 3.9.1 Handle Feed Interruption in the Longitudinal Direction of the Tool Select the mode of handle feed in the longitudinal direction of the tool and rotate the handle of the manual pulse generator. The tool rotates about the rotation axis, causing the sla
  • Page 110B-63324EN-1/03 OPERATION 3.MANUAL OPERATION Explanation - Pulses distributed to each axis When handle feed/interruption in the longitudinal direction of the tool is performed, pulses are distributed to the axes according to the machine configuration as explained below. - Rotary axes B and C (with th
  • Page 1113.MANUAL OPERATION OPERATION B-63324EN-1/03 - Rotary axes A and B (with the X-axis representing the tool axis) X Xp Hp B Zp Z Yp A Y Xp=Hp×cos(B) Yp=Hp×sin(B)×sin(A) Zp= -Hp×sin(B)×cos(A) -Rotary axes A and B (with the A-axis being the master and the Z-axis representing the tool axis) Z B Hpz A HPzb
  • Page 112B-63324EN-1/03 OPERATION 3.MANUAL OPERATION -Rotation axes A and B (with the B-axis being the master axis and the Z-axis representing the tool axis) Z A Hpz B Hpza Zp Y X Xp Yp Hpz : Hp when the machine position of the A-axis is 0 and the machine position of the B-axis is 0 Hpza: Hp when rotation is
  • Page 1133.MANUAL OPERATION OPERATION B-63324EN-1/03 3.9.2 Handle Feed in the Transverse Direction of the Tool Select the mode of handle feed in the transverse direction of the tool and rotate the handle of the manual pulse generator. The tool rotates about the rotation axis, causing the slanted tool to move
  • Page 114B-63324EN-1/03 OPERATION 3.MANUAL OPERATION Explanation - Pulses distributed to each axis When handle feed/interruption in the transverse direction of the tool is performed, pulses are distributed to the axes according to the machine configuration as explained below. - Rotation axes B and C (with th
  • Page 1153.MANUAL OPERATION OPERATION B-63324EN-1/03 - Rotation axes A and C (with the Z-axis representing the tool axis) - When handle feed is performed in the transverse direction of the tool (in the X-axis direction) Z A Hp (X direction) Yp Xp Y C X When three-dimensional handle feed in the transverse dir
  • Page 116B-63324EN-1/03 OPERATION 3.MANUAL OPERATION - Rotation axes A and B (with the X-axis representing the tool axis) - When handle feed is performed in the transverse direction of the tool (in the Y-axis direction) X B Hp(Y direction) Zp Yp Z A Y When three-dimensional handle feed in the transverse dire
  • Page 1173.MANUAL OPERATION OPERATION B-63324EN-1/03 3.9.3 Rotational Handle Feed Around the Center of the Tool Tip Select the mode of rotational handle feed around the center of the tool tip and rotate the handle of the manual pulse generator. When the rotation axis (A-, B-, or C-axis) is moved, the X-, Y-,
  • Page 118B-63324EN-1/03 OPERATION 3.MANUAL OPERATION feed/interruption around tool tip is as follows according to your machine tool confirmation: - Rotation axes B and C (with the Z-axis representing the tool axis) Z Bp Zp T1 Yp T2 B Y Xp C X Cp T1 :Tool rotation center position T2 :Tool rotation center posi
  • Page 1193.MANUAL OPERATION OPERATION B-63324EN-1/03 Movement amount of linear axis Xp=L× [sin(A+Ap)×sin(C+Cp)-sin(A)×sin(C)] Yp=L× [sin(A+Ap)×cos(C+Cp)-sin(A)×cos(C)] Zp=L× [cos(A+Ap)-cos(A)] Angular displacement of the rotation axis Ap=Hp or Cp=Hp - Rotation axes A and B (with the X-axis representing the t
  • Page 120B-63324EN-1/03 OPERATION 3.MANUAL OPERATION 3.10 CHANGING TOOL LENGTH COMPENSATION IN THE LONGITUDINAL DIRECTION OF THE TOOL Select the mode of changing the tool length compensation in the longitudinal direction of tool when both the following modes are selected: Mode of tool length compensation in
  • Page 1213.MANUAL OPERATION OPERATION B-63324EN-1/03 3.11 TOOL HOLDER OFFSET The length unique to the machine tool from the rotation center of a rotary axis (A and B axes, A and C axes, B and C axes) around which the tool axis rotates to the tool mounting position is called the "tool holder offset." This too
  • Page 122B-63324EN-1/03 OPERATION 4.MANUAL OPERATION 3.12 ROTARY AXIS ORIGIN COMPENSATION AND ROTARY AXIS OFFSET Explanation - Rotary axis origin compensation When a rotary axis deviates slightly due to thermal displacement, the deviation of the origin of the rotary axis can be set in parameter No. 7518 to p
  • Page 1234.MANUAL OPERATION OPERATION B-63324EN-1/03 3.13 PRECAUTIONS DURING 3-DIMENSIONAL HANDLE FEED 1 Interruption by 3-dimensional handle feed/interruption function is effective when manual handle interruption is added on at the same time. 2 When performing interruption by the 3-dimensional handle, rotar
  • Page 124B-63324EN-1/03 OPERATION 4.MANUAL OPERATION (2) Tool direction Z axis, rotary axes B and C axes B C Z Workpiece C B Y X (3) Tool direction X axis, rotary axes A and B axes A B Z A Workpiece X B Y - 103 -
  • Page 1254.MANUAL OPERATION OPERATION B-63324EN-1/03 (4) Tool direction Z axis, rotary axes A and B axes (A-axis master) A B Z Y B Workpiece X A (5) Tool direction Z axis, rotary axes A and B axes (B-axis master) B A Z Workpiece B X Y A 4 Only the first manual pulse generator can be used in the 3- dimensiona
  • Page 126B-63324EN-1/03 OPERATION 4.MANUAL OPERATION mode is entered, and the tool direction is changed, operation along the changed tool direction is not performed. 6 Do not change parameters relating to the 3-dimensional handle feed/interruption in the 3-dimensional handle feed/interruption mode. 7 3-dimen
  • Page 1274.MANUAL OPERATION OPERATION B-63324EN-1/03 3.14 DISPLAYING THE COORDINATES OF THE TOOL TIP The absolute coordinates of the tool tip and the actual speed are displayed when handle feed in the longitudinal or transverse direction of the tool or rotational handle feed around the center of the tool tip
  • Page 128B-63324EN-1/03 OPERATION 4.MANUAL OPERATION Tool tip coordinates display screen Follow the procedure described in Section II-2.3 and II-2.5, "Displaying Tool Tip Coordinate Display Screen" to display the tool tip coordinate display screen shown below. Display data - Tool Head Position The axis addre
  • Page 1294.MANUAL OPERATION OPERATION B-63324EN-1/03 3.15 DISPLAYING PULSE VALUES AND AMOUNT OF MOVEMENT BY MANUAL INTERRUPT The amount of a handle interrupt is displayed for each of the functions including handle feed in the longitudinal direction of the tool, handle feed in the transverse direction of the
  • Page 130B-63324EN-1/03 OPERATION 4.MANUAL OPERATION - RIGHT DIR The amount of handle pulse interrupt in the mode of handle feed/interrupt in the transverse direction of the tool is indicated in units of the least input increment of a target axis for movement. - Tip center The amount of handle pulse interrup
  • Page 1314.MANUAL OPERATION OPERATION B-63324EN-1/03 3.16 MANUAL INTERRUPTION FUNCTION FOR THREE-DIMENSIONAL COORDINATE CONVERSION When the handle of the manual pulse generator is rotated in the three- dimensional coordinate conversion mode, this function adds the travel distance specified by the manual puls
  • Page 132B-63324EN-1/03 OPERATION 4.MANUAL OPERATION 7 When feed in the tool axis direction or the direction perpendicular to the tool axis or rotation around the tool tip center is not selected for the manual operation or the manual interruption using the manual pulse generator when the ALNGH, RGHTH, and RN
  • Page 1334.AUTOMATIC OPERATION OPERATION B-63324EN-1/03 4 AUTOMATIC OPERATION Programmed operation of a CNC machine tool is referred to as automatic operation. This chapter explains the following types of automatic operation: - MEMORY OPERATION Operation by executing a program registered in CNC memory - MDI
  • Page 134B-63324EN-1/03 OPERATION 4.AUTOMATIC OPERATION 4.1 DNC OPERATION In the DNC operation mode, automatic operation is carried out while a program is read from an external I/O device via the interface. When a floppy format external I/O device (Handy File, Floppy Cassette, FA Card) is connected, it is po
  • Page 1354.AUTOMATIC OPERATION OPERATION B-63324EN-1/03 4.2 MEMORY OPERATION In the memory operation mode, automatic operation is performed according to a program stored in memory in advance. When the Cycle Start button on the machine operator’s panel is pressed after the program to execute is selected, memo
  • Page 136B-63324EN-1/03 OPERATION 4.AUTOMATIC OPERATION 4.3 MDI OPERATION In MDI mode, a program of up to 256 characters can be created and executed from MDI in the same way as for normal programs. MDI mode is used for simple test operation. The FS15 type or FS16 type can be selected by setting bit 0 (M16) o
  • Page 1374.AUTOMATIC OPERATION OPERATION B-63324EN-1/03 - Program registration Programs created in MDI cannot be registered. - Subprogram nesting A subprogram call command (M98) can be specified in a program created in MDI. This means that a program registered in memory can be called and executed by MDI oper
  • Page 138B-63324EN-1/03 OPERATION 4.AUTOMATIC OPERATION - Restart When a program is edited while MDI operation is stopped, then the program is restarted, the program execution starts from the cursor position. MDI operation program (for the FS16 type) - Program erasure A program created in MDI mode is erased
  • Page 1394.AUTOMATIC OPERATION OPERATION B-63324EN-1/03 NOTE The GOTO statement, WHILE statement, and DO statement cannot be executed in MDI mode. - 118 -
  • Page 140B-63324EN-1/03 OPERATION 4.AUTOMATIC OPERATION 4.4 SELECTION OF EXECUTION PROGRAMS This section describes how to select a program to be executed (execution program) from among multiple programs and how to rewind the program to the top of the program. 4.4.1 Program Number Search Search for the execut
  • Page 1414.AUTOMATIC OPERATION OPERATION B-63324EN-1/03 4.4.2 Search by Sequence Number A selected program is searched for a block by sequence number. This function is used when a program is to be started or restarted from a block having a specified sequence number. Search by sequence number is performed on
  • Page 142B-63324EN-1/03 OPERATION 4.AUTOMATIC OPERATION 4.4.3 Rewind Rewind searches the top of the execution program. This is used for starting the program from the top of the program. Rewind is performed in the program screen - Mode selection If memory operation is in operation, select the MEMORY mode. - R
  • Page 1434.AUTOMATIC OPERATION OPERATION B-63324EN-1/03 4.5 EXECUTING AUTOMATIC OPERATION While executing a block, the CNC usually calculates the next block to convert it into data in the executable form. This is called buffering. After automatic operation is started, the following are executed: 1 A one-bloc
  • Page 144B-63324EN-1/03 OPERATION 4.AUTOMATIC OPERATION 4.6 STOP/TERMINATION OF AUTOMATIC OPERATION Automatic operation can be stopped/terminated by specifying a stop/termination instruction at a desired position in a program. Automatic operation can also be stopped by using a switch on the operator’s panel.
  • Page 1454.AUTOMATIC OPERATION OPERATION B-63324EN-1/03 - Single-block stop according to the comparison between sequence numbers When the program contains a block having the same sequence number as the preset sequence number while the program is being executed, the block is executed, then the system enters t
  • Page 146B-63324EN-1/03 OPERATION 4.AUTOMATIC OPERATION Example N1 G91; N2 G81X1000Y1000R-5000Z-2000F100; N3 X1000Y1000L3; . . G80; . In this example, the cycle of block N3 is executed three times, then the system enters the single-block stop state. - 125 -
  • Page 1474.AUTOMATIC OPERATION OPERATION B-63324EN-1/03 4.7 PROGRAM RESTART This function specifies Sequence No. of a block (number of blocks between the top of the program and the block to be restarted) to be restarted when a tool is broken down or when it is desired to restart machining operation after a d
  • Page 148B-63324EN-1/03 OPERATION 4.AUTOMATIC OPERATION Procedure for Program Restart by Specifying a Sequence Number Procedure 1 [ P TYPE ] 1 Retract the tool and replace it with a new one. When necessary, change the offset. (Go to step 2.) [ Q TYPE ] 1 When power is turned ON or emergency stop is released,
  • Page 1494.AUTOMATIC OPERATION OPERATION B-63324EN-1/03 [ Q TYPE ] 1 Turn the program restart switch on the machine operator’s panel ON. Q          [EXEC] 2 Press PROG key to display the desired program. 3 Find the program head. Sequence number 4 Press the [PROGRAM RESTART] soft key then th
  • Page 150B-63324EN-1/03 OPERATION 4.AUTOMATIC OPERATION Procedure 3 [COMMON TO P TYPE/Q TYPE] 1 The sequence number is searched for, and the program restart screen is displayed. Fig4.7 (a) DESTINATION shows the position where machining is to restart. DISTANCE TO GO shows the distance from the current tool po
  • Page 1514.AUTOMATIC OPERATION OPERATION B-63324EN-1/03 5 Press the Cycle Start button. The moves to the machining restart position at the dry run feedrate sequentially along axes in the order specified by parameter setting No. 7110. Machining is then restarted. Procedure for Program Restart by Specifying a
  • Page 152B-63324EN-1/03 OPERATION 4.AUTOMATIC OPERATION [Q TYPE] 1 Turn the program restart switch on the machine operator’s panel ON. 2 Press PROG key to display the desired program. QB x x x x x x x x [EXEC] 3 Find the program head. Block number 4 Press the [PROGRAM RESTART] soft key then [(Q_BLK#)] soft k
  • Page 1534.AUTOMATIC OPERATION OPERATION B-63324EN-1/03 Codes are displayed in the order in which they are specified. All codes are cleared by a program restart command or cycle start in the reset state. 2 Turn the program restart switch OFF. 3 Check the screen for M, S, T and B codes to be executed. If they
  • Page 154B-63324EN-1/03 OPERATION 4.AUTOMATIC OPERATION - Storing / clearing the block number The block number is held in memory while no power is supplied. The number can be cleared by cycle start in the reset state. - Block number when a program is halted or stopped The program screen usually displays the
  • Page 1554.AUTOMATIC OPERATION OPERATION B-63324EN-1/03 - During search Search operation must be performed under the same conditions including input signal and offset conditions as those used for machining. Otherwise, return to the correct machining restart position cannot be made. Note that even when the si
  • Page 156B-63324EN-1/03 OPERATION 4.AUTOMATIC OPERATION - Macro statement, macro call and subprogram call blocks Macro statement, macro call and subprogram call blocks cannot be searched even if they are prefixed with a sequence number. In this case, try searching the previous block. Alarm Number Message Con
  • Page 1574.AUTOMATIC OPERATION OPERATION B-63324EN-1/03 CAUTION Notes on restarting the program for which macro variables are used: - Common variables The previously specified values are used as the common variables when restarting the program. The variables are not automatically preset. The necessary common
  • Page 158B-63324EN-1/03 OPERATION 4.AUTOMATIC OPERATION 4.8 OUTPUT OF PROGRAM RESTART M, S, T AND B CODES The following operations are possible after searching the program execution restart block. 1 Before moving to the machining restart position (1) The final M, S, T and B codes can be automatically output
  • Page 1594.AUTOMATIC OPERATION OPERATION B-63324EN-1/03 Output of all M codes and final S, T and B codes If the Cycle Start button is pressed after the program execution restart block is searched when bit 6 (MOA) of parameter No. 7620 is set to "1", all sampled M codes and final S, T and B codes are automati
  • Page 160B-63324EN-1/03 OPERATION 4.AUTOMATIC OPERATION 2 When the [OVERSTORE] soft key is pressed before the tool reaches the machining restart position, overstore mode is set, allowing the input of the displayed M, S, T, and B codes in the overstore field on the screen. To set the overstore mode while the
  • Page 1614.AUTOMATIC OPERATION OPERATION B-63324EN-1/03 4.9 BLOCK RESTART The block restart function makes it possible to restart automatic operation at the start point or another point of the block in which automatic operation was interrupted due to an error such as tool breakage. Restart block procedure Be
  • Page 162B-63324EN-1/03 OPERATION 4.AUTOMATIC OPERATION Procedure 3 1 Return the mode selection switch to the mode that was active before automatic operation was interrupted. The block return switch turns ON if it was OFF. (The letters "RSTR" may be displayed or blink on the status line of the screen dependi
  • Page 1634.AUTOMATIC OPERATION OPERATION B-63324EN-1/03 Fig. 4.9 (i) (DESTINATION): Absolute coordinates of the tool center at the start point of the interrupted block (ii) (DISTANCE TO GO): Distance from the current position (ABSOLUTE) of the tool to the start point (DESTINATION) of the interrupted block (i
  • Page 164B-63324EN-1/03 OPERATION 4.AUTOMATIC OPERATION CAUTION 1 When returning the tool to the start point of the block by a manual operation using the block restart function, the tool is returned to the tip of the vector vertical to the block at its start point. Therefore, if the start point of the interr
  • Page 1654.AUTOMATIC OPERATION OPERATION B-63324EN-1/03 CAUTION 2 When the tool movement is interrupted during a canned drilling cycle, after which block restart is performed, the tool does not return to the point at which tool movement was interrupted as shown in the figures below. In either case, care must
  • Page 166B-63324EN-1/03 OPERATION 4.AUTOMATIC OPERATION - Restart of automatic operation with the block return switch turned on If the cycle start button is pressed while the block return switch is on, the tool length compensation value and the cutter compensation value are recalculated, and automatic operat
  • Page 1674.AUTOMATIC OPERATION OPERATION B-63324EN-1/03 - Block restart interference check The block restart interference check is made based on the value (d: permissible block restart interference check value) set in parameter No. 7651. The interference check issues an alarm unless the distance between the
  • Page 168B-63324EN-1/03 OPERATION 4.AUTOMATIC OPERATION - In three-dimensional cutter compensation mode In the three-dimensional cutter compensation mode with zero value, suppose the tool movement is interrupted, the compensation value is changed, and the operation is restarted. In this case, the vector for
  • Page 1694.AUTOMATIC OPERATION OPERATION B-63324EN-1/03 4.10 TOOL WITHDRAWAL AND RETURN The tool can be withdrawn from a workpiece in order to replace the tool when it is damaged during machining, or merely to check the status of machining. The tool can then be advanced again to restart machining efficiently
  • Page 170B-63324EN-1/03 OPERATION 4.AUTOMATIC OPERATION Procedure2 Retract Suppose that the TOOL WITHDRAW switch on the machine operator’s panel is turned on when the tool is positioned at point A during execution of the N30 block. Machine operator’s panel TOOL RETRAC- BEING TION WITH- POSITION DRAWN A TOOL
  • Page 1714.AUTOMATIC OPERATION OPERATION B-63324EN-1/03 Procedure3 Withdrawal Set the manual operation mode, then withdraw the tool. For manual operation, either jog feed or handle feed is possible. 11 12 10 9 8 3 4 7 2 5 6 Z E point 1 A point X Y Procedure4 Return After withdrawing the tool and any addition
  • Page 172B-63324EN-1/03 OPERATION 4.AUTOMATIC OPERATION During return operation, the CRT screen displays “PTRR” and “MSTR”. - “PTRR” blinks in the field for indicating states such as program editing status. - “MSTR” is displayed in the automatic operation status field. - “MTN” is displayed in the field for i
  • Page 1734.AUTOMATIC OPERATION OPERATION B-63324EN-1/03 Explanation 1Retraction - When no retraction distance is specified If no retraction distance or direction required for retraction are specified, retraction is not performed when the TOOL WITHDRAW switch on the operator’s panel is turned on. Instead, the
  • Page 174B-63324EN-1/03 OPERATION 4.AUTOMATIC OPERATION - Reset Upon reset, memorized position data is lost and the tool withdraw mode is cancelled. NOTE Simultaneous automatic/manual operations are impossible in the tool retraction mode. If they are selected, manual operation such as jog feed, incremental f
  • Page 1754.AUTOMATIC OPERATION OPERATION B-63324EN-1/03 state is set. When the cycle start switch is pressed, automatic operation is resumed. Explanation 5Tool retract and return after thread cutting - Difference with regular command 1. Retract moves the tool off the workpiece between the retract- specified
  • Page 176B-63324EN-1/03 OPERATION 4.AUTOMATIC OPERATION (1) When the remaining thread cutting amount => retract amount When the tool does not travel beyond thread cutting end point Retract position d a Retract amount c A 45° b (c), where the tool moves off the workpiece at an angle of 45° by the retract amou
  • Page 1774.AUTOMATIC OPERATION OPERATION B-63324EN-1/03 4. After the tool has been retracted, the next block not containing the thread cutting command is executed and program execution is halted. In this example, as the first block not containing the thread cutting Point E d a Retract position c b command is
  • Page 178B-63324EN-1/03 OPERATION 4.AUTOMATIC OPERATION 5. Repositioning returns the tool to the program execution position in the first block not containing the thread cutting command. Repositioning Point E d N 50 a Retract point c b In this example, the positioning point is d. Automatic operation after rep
  • Page 1794.AUTOMATIC OPERATION OPERATION B-63324EN-1/03 (i) If the switch is turned on during motion 1, the tool is moved retracted by the distance specified by G10.6, as in ordinary retraction. (ii) If the switch is turned on during motion 2, the motion is suspended and the tool moves to the initial point a
  • Page 180B-63324EN-1/03 OPERATION 4.AUTOMATIC OPERATION Explanation 7 Combining the block restart function and the retraction and recovery function The procedure for combining the tool retraction and recovery and block restart functions is shown following. See Item II-4.9 for the block restart function. If t
  • Page 1814.AUTOMATIC OPERATION OPERATION B-63324EN-1/03 Limitation 1. After the retraction position is specified with G10.6 using an absolute command, any changes in the origin, preset, and workpiece origin offset (or external workpiece origin offset) will not be reflected in the retraction position. If, the
  • Page 182B-63324EN-1/03 OPERATION 4.AUTOMATIC OPERATION 4.11 RETRACE The retrace function enables the tool to retrace the path of movement so far. It also returns the tool along the same path once again. When the tool returns to the point where it started retracing its path, it continues machining as directe
  • Page 1834.AUTOMATIC OPERATION OPERATION B-63324EN-1/03 In the case of 2) above, the tool starts reverse movement at the position of a single block stop when the cycle start switch is pressed. Single block stop REVERSE switch turned on cycle start Cycle start Forward movement (forward movement started) Rever
  • Page 184B-63324EN-1/03 OPERATION 4.AUTOMATIC OPERATION In the case of 2) above, the tool starts forward return movement at the position of a single block stop when the cycle start switch is pressed. Cycle start Reverse movement started (forward movement started) Forward movement started Forward movement For
  • Page 1854.AUTOMATIC OPERATION OPERATION B-63324EN-1/03 - Forward return movement → Forward movement When the tool completes a forward return movement up to the block where reverse movement was started, the tool automatically resumes forward movement. Programmed commands are read and program execution is con
  • Page 186B-63324EN-1/03 OPERATION 4.AUTOMATIC OPERATION - Number of blocks permissible on reverse movement Reverse movement is possible up to about 200 blocks. This limit may be reduced according to the specified program. - Reset Upon reset (when the RESET key on the MDI panel is pressed, the external reset
  • Page 1874.AUTOMATIC OPERATION OPERATION B-63324EN-1/03 Feed hold start Reverse movement switch ON Cycle start Start of forward return movement after completion of reverse movement Start of reverse movement Feed hold start Reverse movement switch OFF Cycle start Fig. 4.11 (i) When reverse movement is started
  • Page 188B-63324EN-1/03 OPERATION 4.AUTOMATIC OPERATION - Involute interpolation (G02.2, G03.2) - Spline interpolation (G06.1) - NURBS interpolation (G06.2) - Chopping function (G81.1) - Rigid tapping cycle (G84.2) - Cs contour control - Three-dimensional coordinate system conversion (G68, G69) - Manual inte
  • Page 1894.AUTOMATIC OPERATION OPERATION B-63324EN-1/03 - Single block halt position Blocks created internally by the control unit contain a single block when reverse movement is performed. 3 4 Path after offset 2 5 Programmed path (2) Fig. 4.11 (l) Tool path after cutter compensation In the above example, a
  • Page 190B-63324EN-1/03 OPERATION 4.AUTOMATIC OPERATION - Interrupt-type custom macro 1. Never initiate an interrupt during reverse movement. 2. Never perform reverse movement for an interrupt block and the program that has issue the interrupt. - Tool life management The tool life is not counted by tool life
  • Page 1914.AUTOMATIC OPERATION OPERATION B-63324EN-1/03 4.12 ACTIVE BLOCK CANCEL Part programs can be halted, and the remaining amount of tool movement in the currently executing block can be canceled by pressing the active block cancel switch on the machine operator’s panel. Though this halts automatic oper
  • Page 192B-63324EN-1/03 OPERATION 4.AUTOMATIC OPERATION Programmed tool path Next block Position where tool halts by signal input When G91 is specified When G90 is specified in next block in next block Fig. 4.12 (a) G90/G91 - Cutter compensation The tool path after cutter compensation is calculated from the
  • Page 1934.AUTOMATIC OPERATION OPERATION B-63324EN-1/03 - Canned cycle When a block is canceled during a canned cycle, that canned cycle is canceled. Program execution is restarted from the next block. 4 Position where tool halts by signal input N10 G84 G91 X_ Y_ Z_ R_ L3; N20 G00 G90 X_ Y_ Z_ N10 N20 Positi
  • Page 194B-63324EN-1/03 OPERATION 4.AUTOMATIC OPERATION 4.13 MANUAL HANDLE INTERRUPT In automatic operation, this function allows a move command generated by the manual pulse generator to be superimposed on a programmed move command. As a result, the actual tool path deviates from the programmed path by the
  • Page 1954.AUTOMATIC OPERATION OPERATION B-63324EN-1/03 (5) If the direction of movement is reversed as a result of a manual handle interrupt, backlash compensation is applied. In this case, pitch error compensation is applied to the position set after the interrupt. (6) For a manual handle interrupt, the ap
  • Page 196B-63324EN-1/03 OPERATION 4.AUTOMATIC OPERATION Display Relation Absolute coordinate The absolute coordinate value does not change by value handle interruption. Relative coordinate The relative coordinate value changes by the handle value interruption amount. Machine coordinate The machine coordinate
  • Page 1974.AUTOMATIC OPERATION OPERATION B-63324EN-1/03 4.14 MANUAL INTERVENTION AMOUNT RETURN DURING AUTOMATIC OPERATION Explanation The manual intervention amount can be input during automatic operation without having to halt automatic operation. The manual intervention amounts for all axes are returned ac
  • Page 198B-63324EN-1/03 OPERATION 4.AUTOMATIC OPERATION 4.15 SIMULTANEOUS AUTOMATIC AND MANUAL OPERATION In the simultaneous automatic and manual mode, for example, cutting along an axis can be interrupted to change the depth of cut on that axis, or the next workpiece can be set up during automatic operation
  • Page 1994.AUTOMATIC OPERATION OPERATION B-63324EN-1/03 explains manual operation during simultaneous automatic and manual operation. - Simultaneous automatic and manual operation (in relation to automatic operation) Table 4.15(a) Interrupt type Setup type In the positioning mode (*1) Not possible Possible I
  • Page 200B-63324EN-1/03 OPERATION 4.AUTOMATIC OPERATION NOTE P (*1)The feedrate along the axis subject to an interrupt is the result of superimposition of the feedrate by the manual interrupt on the feedrate in automatic operation. If the resultant feedrate exceeds the maximum cutting feedrate for that axis,
  • Page 2015.TEST OPERATION OPERATION B-63324EN-1/03 5 TEST OPERATION The following functions are used to check before actual machining whether the machine operates as specified by the created program. 5.1 Machine Lock and Auxiliary Function Lock 5.2 Dry Run 5.3 Single Block - 180 -
  • Page 202B-63324EN-1/03 OPERATION 5.TEST OPERATION 5.1 MACHINE LOCK AND AUXILIARY FUNCTION LOCK To display the change in the position without moving the tool, use machine lock. There are two types of machine lock: all-axis machine lock, which stops the movement along all axes, and specified-axis machine lock
  • Page 2035.TEST OPERATION OPERATION B-63324EN-1/03 Limitation - M, S, T, B command by only machine lock M, S, T and B commands are executed in the machine lock state. - Reference position return under Machine When a G27, G28, or G30 command is issued in the machine lock state, the command is accepted but the
  • Page 204B-63324EN-1/03 OPERATION 5.TEST OPERATION 5.2 DRY RUN The tool is moved at the feedrate specified by a parameter regardless of the feedrate specified in the program. This function is used for checking the movement of the tool under the state that the workpiece is removed from the table. Tool Table F
  • Page 2055.TEST OPERATION OPERATION B-63324EN-1/03 Rapid traverse Positioning type Programmed command button #4(LRP of parameter For rapid traverse For cutting feed(*2) (RT signal) No.1400) The dry run feedrate × the maximum RT=ON LRP=0/1 Rapid traverse rate manual feedrate override value LRP=0 Jog feedrate
  • Page 206B-63324EN-1/03 OPERATION 5.TEST OPERATION 5.3 SINGLE BLOCK Pressing the single block switch starts the single block mode. When the cycle start button is pressed in the single block mode, the tool stops after a single block in the program is executed. Check the program in the single block mode by exe
  • Page 2075.TEST OPERATION OPERATION B-63324EN-1/03 - Single block during a canned cycle In a canned cycle, the single block stop points are the end of 1 , 2 , and 6 shown below. When the single block stop is made after the point 1 or 2 , the feed hold LED lights. 1 2 6 Rapid traverse 3 Feed 5 4 Fig.5.3 (b) S
  • Page 208B-63324EN-1/03 OPERATION 6.SAFETY FUNCTIONS 6 SAFETY FUNCTIONS To immediately stop the machine for safety, press the Emergency stop button. To prevent the tool from exceeding the stroke ends, Overtravel check and Stroke check are available. This chapter describes emergency stop., overtravel check, a
  • Page 2096.SAFETY FUNCTIONS OPERATION B-63324EN-1/03 6.1 EMERGENCY STOP If you press Emergency Stop button on the machine operator’s panel, the machine movement stops in a moment. Red EMERGENCY STOP Fig.6.1 Emergency stop For how to use the emergency stop button, see the manual provided by the machine tool b
  • Page 210B-63324EN-1/03 OPERATION 6.SAFETY FUNCTIONS 6.2 OVERTRAVEL When the tool tries to move beyond the stroke end set by the machine tool limit switch, the tool decelerates and stops because of working the limit switch and an OVER TRAVEL is displayed. Deceleration and stop Y X Stroke end Limit switch Fig
  • Page 2116.SAFETY FUNCTIONS OPERATION B-63324EN-1/03 - Alarm Number Message Contents OT0007 + OVERTRAVEL ( HARD ) The stroke limit switch in the positive direction was triggered. This alarm is generated when the machine reaches the stroke end. When this alarm is not generated, feed of all axes is stopped dur
  • Page 212B-63324EN-1/03 OPERATION 6.SAFETY FUNCTIONS 6.3 STROKE CHECK Two areas which the tool cannot enter can be specified with stored stroke check 1 and stored stroke check 2. (X,Y,Z) (I,J,K) (1) Forbidden area is inside. (X,Y,Z) (I,J,K) (2) Forbidden area is outside : Forbidden area for the tool Fig.6.3
  • Page 2136.SAFETY FUNCTIONS OPERATION B-63324EN-1/03 G 22X_Y__I_J_K_; (X,Y,Z) (I,J,K) X>I,Y>J,Z>K X-I>ζ (I least command increment) Y-J>ζ (In lest commandincrement) Z-K ζ (In least comand increment) F ζ ( mm) = 7500 F= Rapd traverse sped (mm/min) Fig.6.3 (b) Creating or changing the forbidden area using a pr
  • Page 214B-63324EN-1/03 OPERATION 6.SAFETY FUNCTIONS - Checkpoint for the forbidden area Confirm the checking position (the top of the tool or the tool chuck) before programming the forbidden area. If point A (The top of the tool) is checked in Fig. 6.3 (d) , the distance "a" should be set as the data for th
  • Page 2156.SAFETY FUNCTIONS OPERATION B-63324EN-1/03 - Effective time for a forbidden area Each limit becomes valid when reference position return has been performed manually or by G28 after power-up. After the power is turned on, if the reference position is in the forbidden area of each limit, an alarm is
  • Page 216B-63324EN-1/03 OPERATION 6.SAFETY FUNCTIONS Alarm Number Message Contents OT0001 + OVERTRAVEL ( SOFT 1 ) The tool entered the prohibited area of stored stroke check 1 during movement in the positive direction. OT0002 - OVERTRAVEL ( SOFT 1 ) The tool entered the prohibited area of stored stroke check
  • Page 2176.SAFETY FUNCTIONS OPERATION B-63324EN-1/03 6.4 STROKE LIMIT CHECK PRIOR TO PERFORMING MOVEMENT During automatic operation, before the movement specified by a given block is started, whether the tool enters the inhibited area defined by stored stroke limit 1 or 2 is checked by determining the positi
  • Page 218B-63324EN-1/03 OPERATION 6.SAFETY FUNCTIONS Example 2) Inhibited area defined by End point stored stroke limit 2 a The tool is stopped at point a according Start point to stored stroke limit 2. Inhibited area defined by stored stroke limit 2 End point Start point Immediately upon movement commencing
  • Page 2196.SAFETY FUNCTIONS OPERATION B-63324EN-1/03 - Polar coordinate interpolation mode In polar coordinate interpolation mode, no check is made. - Three-dimensional coordinate conversion In three-dimensional coordinate conversion mode, no check is made. - PMC axis control No check is made for a movement
  • Page 220B-63324EN-1/03 OPERATION 7.ALARMS AND SELF DIAGNOSTC FUNCTIONS 7 ALARMS AND SELF DIAGNOSTC FUNCTIONS Check the following items when operation is not normal : 1 When an error code is displayed on the operation screen If an error code is displayed, check the cause of the error according to Programming
  • Page 2217.ALARMS AND SELF DIAGNOSTC FUNCTIONS OPERATION B-63324EN-1/03 7.1 CHECKING WITH THE DIAGNOSIS SCREEN The tool sometimes appears to stop when no alarm is indicated. In such a case, the system status can be checked using the self diagnosis screen. This screen can display a range of internal informati
  • Page 222B-63324EN-1/03 OPERATION 7.ALARMS AND SELF DIAGNOSTC FUNCTIONS Number selection Specify data to be displayed by using a number. Method 1 (1) Press the [NO. SEARCH] soft key. (2) Key in the number of the data you want to display. (3) Press the [EXEC] soft key. Method 2 (1) Press the [NO. SEARCH] soft
  • Page 2237.ALARMS AND SELF DIAGNOSTC FUNCTIONS OPERATION B-63324EN-1/03 With diagnosis numbers 1100 to 1111, you can check the TH alarm status. Table7.1 (c) TH Alarm Status Indication No. Indication Internal status when 1 is indicated 1100 POSITION(FOREGROUND) The position of a character that caused the TH a
  • Page 224B-63324EN-1/03 OPERATION 7.ALARMS AND SELF DIAGNOSTC FUNCTIONS 7.2 INTERNAL POSITION COMPENSATION DATA DISPLAY FUNCTION The function for displaying internal position compensation data displays the data used in the CNC for each function while the following functions are executed: -Cutter compensation
  • Page 2257.ALARMS AND SELF DIAGNOSTC FUNCTIONS OPERATION B-63324EN-1/03 MODE Displays ON in reverse video when the current mode is cutter compensation mode, and displays OFF in reverse video when the current mode is other than cutter compensation mode. OFFSET VECTOR Displays the cutter compensation vector cr
  • Page 226B-63324EN-1/03 OPERATION 7.ALARMS AND SELF DIAGNOSTC FUNCTIONS OFFSET VECTOR Displays the tool length compensation vector created for each block. Any axis can be subject to tool length compensation depending on the parameter setting. Therefore, offset vectors for all axes are displayed. Tool Offset
  • Page 2277.ALARMS AND SELF DIAGNOSTC FUNCTIONS OPERATION B-63324EN-1/03 Coordinate System rotation Fig.7.2 (d) Coordinate System rotation MODE Displays ON in reverse video when the current mode is coordinate system rotation mode, and displays OFF in reverse video when the current mode is other than coordinat
  • Page 228B-63324EN-1/03 OPERATION 7.ALARMS AND SELF DIAGNOSTC FUNCTIONS Three-dimensional coordinate conversion Fig.7.2 (e) Three-dimensional coordinate conversion MODE Displays ON in reverse video when the current mode is three- dimensional coordinate conversion mode, and displays OFF in reverse video when
  • Page 2297.ALARMS AND SELF DIAGNOSTC FUNCTIONS OPERATION B-63324EN-1/03 Programmable mirror image Fig.7.2 (f) Programmable mirror image MODE Displays ON in reverse video when the current mode is programmable mirror image mode, and displays OFF in reverse video when the current mode is other than programmable
  • Page 230B-63324EN-1/03 OPERATION 7.ALARMS AND SELF DIAGNOSTC FUNCTIONS Scaling Fig.7.2 (g) Scaling MODE Displays ON in reverse video when the current mode is scaling mode, and displays OFF in reverse video when the current mode is other than scaling mode. SCALING CENTER Displays the absolute position of the
  • Page 2317.ALARMS AND SELF DIAGNOSTC FUNCTIONS OPERATION B-63324EN-1/03 Three- dimensional tool compensation Fig.7.2 (h) Three- dimensional tool compensation MODE Displays ON in reverse video when the current mode is three- dimensional tool compensation mode, and displays OFF in reverse video when the curren
  • Page 232B-63324EN-1/03 OPERATION 7.ALARMS AND SELF DIAGNOSTC FUNCTIONS Three dimensional cutter compensation Fig.7.2 (i) Three dimensional Cutter compensation MODE Three-dimensional cutter compensation has two modes: Tool side offset mode and leading edge offset mode. When the current mode is either of thes
  • Page 2337.ALARMS AND SELF DIAGNOSTC FUNCTIONS OPERATION B-63324EN-1/03 7.3 COORDINATE SYSTEM RELATED DATA DISPLAY Offset data related to coordinate systems is displayed on the diagnosis screen described in Section II-7.1. Explanation The workpiece coordinate system used for automatic operation is defined wi
  • Page 234B-63324EN-1/03 OPERATION 7.ALARMS AND SELF DIAGNOSTC FUNCTIONS 7.4 PERIODIC MAINTENANCE SCREEN The periodic maintenance screen provides a guideline indicating when consumables that require periodic replacement (such as the battery for control unit backup and the LCD unit backlight) are to be replace
  • Page 2357.ALARMS AND SELF DIAGNOSTC FUNCTIONS OPERATION B-63324EN-1/03 Item number A sequence number from 01 to 10. Item Name The name of an item subject to periodic maintenance is indicated. If the percentage (%) of the remaining service life is not greater than the percentage specified in parameter No. 22
  • Page 236B-63324EN-1/03 OPERATION 7.ALARMS AND SELF DIAGNOSTC FUNCTIONS Fig.7.4 (b) Item Setting Screen Item selection menu screen This screen is displayed by pressing the [SET ITEM] soft key on the item setting screen. With the item selection menu screen, a list of items selected on the setting screen can b
  • Page 2377.ALARMS AND SELF DIAGNOSTC FUNCTIONS OPERATION B-63324EN-1/03 Setting periodic maintenance data Set periodic maintenance data on the item setting screen. Setting an item name - Setting by MDI key input 1) Position the cursor to a desired item name by using the cursor keys . 2) Key in an item name i
  • Page 238B-63324EN-1/03 OPERATION 7.ALARMS AND SELF DIAGNOSTC FUNCTIONS NOTE 1 An already set item name cannot be overwritten by an item name selected from the item selection menu screen. Delete the existing item name, then set a new item name. 2 When the item of the battery for the control unit or the batte
  • Page 2397.ALARMS AND SELF DIAGNOSTC FUNCTIONS OPERATION B-63324EN-1/03 NOTE If an item name is not set, the service life cannot be set. Setting the remaining time 1) Position the cursor to the desired remaining time by using the cursor keys . 2) Key in a time. The set value must range from 0 to 999999 (hour
  • Page 240B-63324EN-1/03 OPERATION 7.ALARMS AND SELF DIAGNOSTC FUNCTIONS 4) When an item name is keyed in, then the [+INPUT] soft key is pressed, the item name is added to the already set item name. 5) Press the [SELECT END] soft key. The item setting screen is redisplayed. Deleting an item name 1) Press the
  • Page 2417.ALARMS AND SELF DIAGNOSTC FUNCTIONS OPERATION B-63324EN-1/03 (2) To input periodic maintenance data, display the item setting screen. To input the machine menu, display the item selection menu screen. (3) Press the [READ] soft key. (4) Press the N address key. (5) Enter a file number. (6) Press th
  • Page 242B-63324EN-1/03 OPERATION 7.ALARMS AND SELF DIAGNOSTC FUNCTIONS (6) Press the [FILE NAME"] soft key. (7) Press the [PERIODMAINTE ] soft key. Method 3 (The output file is specified with its file number (one of three methods)) (1) Select EDIT mode. (2) To output periodic maintenance data, display the i
  • Page 2437.ALARMS AND SELF DIAGNOSTC FUNCTIONS OPERATION B-63324EN-1/03 NOTE 1 If an item name is omitted for an item number, the data corresponding to the item number is not output. 2 Items selected and set from the CNC menu are not output. 3 When periodic maintenance data is output to a FANUC Floppy Casset
  • Page 244B-63324EN-1/03 OPERATION 7.ALARMS AND SELF DIAGNOSTC FUNCTIONS Input from an NC program Data can also be input by executing an input/output file as an NC program. NOTE 1 No macro statement can be specified in a G10L60(61) command block. 2 An item name must be specified following G10L60(61). If an it
  • Page 2457.ALARMS AND SELF DIAGNOSTC FUNCTIONS OPERATION B-63324EN-1/03 7.5 MAINTENANCE INFORMATION SCREEN The maintenance information screen allows service persons from FANUC and the machine tool builder to record a maintenance history of the machine. For details, refer to "FANUC Series 15i/150i-MODEL A Mai
  • Page 246B-63324EN-1/03 OPERATION 8.EDITING PROGRAMS 8 EDITING PROGRAMS This section describes the operations for editing programs registered with the CNC. Editing operations include the insertion, alteration, deletion, and replacement of words/blocks; cancellation of the effects of editing; cutting and past
  • Page 2478.EDITING PROGRAMS OPERATION B-63324EN-1/03 8.1 INPUTTING AND OUTPUTTING PROGRAMS This section explains the operations for inputting programs from and outputting programs to external input/output units, as well as the related functions. 8.1.1 Inputting Programs Programs can be registered from extern
  • Page 248B-63324EN-1/03 OPERATION 8.EDITING PROGRAMS (3) Press the [READ] soft key. (4) Press N the address key. (5) Enter a file number. (6) Press the [1_PROGRAM] soft key. (7) Press the [NEW] soft key. Registering a program with a new program number A program can be registered with a new keyed-in program n
  • Page 2498.EDITING PROGRAMS OPERATION B-63324EN-1/03 - Methods in which the input file is specified with its file name Method 1 (1) Select EDIT mode. (2) Follow the procedure described in Section II-10.1, "Programs" to display the program text screen. (3) Press the [READ] soft key. (4) Press the ["FILE NAME]
  • Page 250B-63324EN-1/03 OPERATION 8.EDITING PROGRAMS (5) Enter a file number. (6) Press O the address key. (7) Enter a program number. (8) Press the [EXEC] soft key. Method 3 (1) Select EDIT mode. (2) Follow the procedure described in Section II-10.1, "Programs" to display the program text screen. (3) Press
  • Page 2518.EDITING PROGRAMS OPERATION B-63324EN-1/03 Registering multiple NC programs Procedure Method 1 (Neither the input file names nor numbers need be specified) (1) Select EDIT mode. (2) Follow the procedure described in Section II-10.1, "Programs" to display the program text screen. (3) Press the [READ
  • Page 252B-63324EN-1/03 OPERATION 8.EDITING PROGRAMS Registering additional programs A program can be loaded and merged with the program selected on the CNC. Procedure Method 1 (Neither the input file name nor number need be specified) (1) Select EDIT mode. (2) Follow the procedure described in Section II-10
  • Page 2538.EDITING PROGRAMS OPERATION B-63324EN-1/03 Stopping registration While a program is being loaded, pressing the [STOP] soft key causes loading of the program to stop. Once stopped, loading cannot be resumed. Explanation - Program end codes in files and program numbers Usually, M02, M30, and M99 are
  • Page 254B-63324EN-1/03 OPERATION 8.EDITING PROGRAMS - Registerable programs Programs from O00000001 to 99999999 can be registered. How programs are to be handled is determined with the following parameters: Parameter RDL (bit 0 of No. 2200) When all programs are to be registered in the foreground at the sam
  • Page 2558.EDITING PROGRAMS OPERATION B-63324EN-1/03 8.1.2 Outputting Programs Programs can be output to external input/output units. Outputting the currently displayed program Procedure Method 1 (Neither the output file name nor number need be specified) (1) Select EDIT mode. (2) Follow the procedure descri
  • Page 256B-63324EN-1/03 OPERATION 8.EDITING PROGRAMS Outputting a specified single program Procedure - Neither the input file name nor number need be specified Method 1 (1) Select EDIT mode. (2) Follow the procedure described in Section II-10.1, "Programs" to display the program text screen. (3) Press the [P
  • Page 2578.EDITING PROGRAMS OPERATION B-63324EN-1/03 Method 2 (1) Select EDIT mode. (2) Follow the procedure described in Section II-10.1, "Programs" to display the program text screen. (3) Press the [PUNCH] soft key. (4) Press the ["FILE NAME] soft key. (5) Enter a file name. (6) Press the [FILE NAME"] soft
  • Page 258B-63324EN-1/03 OPERATION 8.EDITING PROGRAMS (5) Press O the address key. (6) Enter a program number. (7) Press the [PUNCH] soft key. Outputting specified multiple programs A specified range of programs can be output. Procedure - Neither the output file name nor number need be specified Method 1 (1)
  • Page 2598.EDITING PROGRAMS OPERATION B-63324EN-1/03 (4) Enter the number of the first program to be output. (5) Press , the address key. (6) Press O the address key. (7) Enter the number of the last program to be output. (8) Press the [PUNCH] soft key. - The output file is specified with its file name Metho
  • Page 260B-63324EN-1/03 OPERATION 8.EDITING PROGRAMS - Specified with its file number Method 1 (1) Select EDIT mode. (2) Follow the procedure described in Section II-10.1, "Programs" to display the program text screen. (3) Press the [PUNCH] soft key. (4) Press the [(FILE#)] soft key. (5) Enter a file number.
  • Page 2618.EDITING PROGRAMS OPERATION B-63324EN-1/03 (9) Enter the number of the last program to be output. (10) Press the [PUNCH] soft key. Outputting all programs Procedure Method 1 (Neither the output file name nor number need be specified) (1) Select EDIT mode. (2) Follow the procedure described in Secti
  • Page 262B-63324EN-1/03 OPERATION 8.EDITING PROGRAMS Outputting a portion of the currently displayed program That portion of the currently displayed program that starts from the current cursor position can be output. Procedure Method 1 (Neither the output file name nor number need be specified) (1) Select ED
  • Page 2638.EDITING PROGRAMS OPERATION B-63324EN-1/03 Pausing/stopping the output and canceling the feed Pausing the output While a program is being output, pressing the [PAUSE] soft key causes output of the program to pause. Subsequently, the output can be resumed, or the program can be output one block at a
  • Page 264B-63324EN-1/03 OPERATION 8.EDITING PROGRAMS 8.1.3 Collating Programs Programs entered from external input/output units can be collated with programs in program memory. Collating a single program Procedure Method 1 (Neither the file name nor number need be specified) (1) Select EDIT mode. (2) Follow
  • Page 2658.EDITING PROGRAMS OPERATION B-63324EN-1/03 Explanation A program loaded from an external input/output unit can be collated with a program retrieved from program memory. If no mismatches are found, the collated program is displayed and collation ends. If a mismatch is found, alarm PS400 PROGRAM NOT
  • Page 266B-63324EN-1/03 OPERATION 8.EDITING PROGRAMS Explanation Multiple programs can be loaded from an external input/output unit one after another and collated with programs retrieved from program memory, one program at a time. If no mismatches are found, the program collated last is displayed and collati
  • Page 2678.EDITING PROGRAMS OPERATION B-63324EN-1/03 8.1.4 Keys and Program Encryption Programs can be secured by setting a password and a program security range with the appropriate parameters. 1 Security with a password and a security range When the password and security range parameters are specified, the
  • Page 268B-63324EN-1/03 OPERATION 8.EDITING PROGRAMS NOTE 1 For security, the values set for PSW and KEY are not displayed. For the same reason, PSW, PMIN, and PMAX can be specified only when no password is set or the program memory is unlocked. Set a password, taking great care to avoid a situation where th
  • Page 2698.EDITING PROGRAMS OPERATION B-63324EN-1/03 - Outputting specified multiple programs Locked/unlocked Results Locked Those programs that fall outside the protected range are output as usual. For those programs that fall within the protected range, SR0581 alarm "ENCODE ALARM (PARAMETER)" is output. Un
  • Page 270B-63324EN-1/03 OPERATION 8.EDITING PROGRAMS NOTE 1 To encrypt programs, set parameter EIA (bit 4 of No. 0000) to 0 (to specify that the punch code is ISO). 2 An encrypted program cannot be registered as an additional program ([READ]-[1_PROGRAM]-[ADD]). 3 Programs outside the security range cannot be
  • Page 2718.EDITING PROGRAMS OPERATION B-63324EN-1/03 Warning Message Description WRITE An attempt was made to edit or delete a program within PROTECTION the security range when the program memory was locked. INVISIBLE An attempt was made to select or output a program within PROGRAM the security range when th
  • Page 272B-63324EN-1/03 OPERATION 8.EDITING PROGRAMS 8.2 CURSOR Editing operations such insertion, alteration, and deletion are performed on the character string to which the cursor is positioned. Basically, the cursor is displayed on a word such as a program number, G code command, or address command. Custo
  • Page 2738.EDITING PROGRAMS OPERATION B-63324EN-1/03 8.2.2 Positioning the Cursor Registering a single program 1 Use the cursor key to position the cursor forward by one word. When the key is pressed and held down, the cursor moves repeatedly. 2 Use the cursor key to position the cursor back by one word. Whe
  • Page 274B-63324EN-1/03 OPERATION 8.EDITING PROGRAMS 8.3 PROGRAM NUMBER SEARCH A program can be selected from among those in program memory. Searching for the immediately preceding (succeeding) program Procedure Method 1 (1) Select EDIT or MEM mode. (2) Follow the procedure described in Section II-10.1, "Pro
  • Page 2758.EDITING PROGRAMS OPERATION B-63324EN-1/03 Method 2 (1) Select EDIT or MEM mode. (2) Follow the procedure described in Section II-10.1, "Programs" to display the program text screen. (3) Press the [FRWRD SEARCH] ([BKWRD SEARCH]) soft key. (4) Press O the address key. (5) Enter a program number. (6)
  • Page 276B-63324EN-1/03 OPERATION 8.EDITING PROGRAMS 8.4 WORD SEARCH/ADDRESS SEARCH It is possible to search for a specified word, address, or character string through an NC program and position the cursor to it. 8.4.1 Word Search Word search Procedure Method 1 (1) Press the [FRWRD SEARCH] ([BKWRD SEARCH]) s
  • Page 2778.EDITING PROGRAMS OPERATION B-63324EN-1/03 4 It is not possible to search for an address command or function name by specifying a portion of it. Example: It is not possible to search for X100. by specifying X1. 5 It is not possible to search for a command by specifying an equivalent command if the
  • Page 278B-63324EN-1/03 OPERATION 8.EDITING PROGRAMS 8.4.2 Address Search Address search Procedure Method 1 (1) Press the [FRWRD SEARCH] ([BKWRD SEARCH]) soft key. (2) Enter the address to search for. (3) Press the [EXEC] soft key. Method 2 (1) Enter the address to search for. (2) Press the [FRWRD SEARCH] ([
  • Page 2798.EDITING PROGRAMS OPERATION B-63324EN-1/03 8.4.3 Search Repeat Function Once a word/address search has been performed, the search can be repeated under the same conditions with a simple operation. Search repeat function Procedure (1) Perform a word or address search. (2) Press the [FRWRD SEARCH] ([
  • Page 280B-63324EN-1/03 OPERATION 8.EDITING PROGRAMS 8.5 INSERTING WORDS AND BLOCKS Words and blocks can be inserted at the cursor position. Inserting a word or block Procedure (1) Position the cursor to the point where you want to insert a word or block. (2) Key in the word you want to insert. Multiple word
  • Page 2818.EDITING PROGRAMS OPERATION B-63324EN-1/03 8.6 CHANGING WORDS AND BLOCKS 1 The word at the cursor position can be overwritten with an entered word or block. 2 A word, address, or character string in the program being edited can be replaced. 8.6.1 Overwriting Words Overwriting words Procedure (1) Po
  • Page 282B-63324EN-1/03 OPERATION 8.EDITING PROGRAMS 8.6.2 Replacing Words and Character Strings Confirming each replacement Procedure Method 1 (1) Press the [ALTER] soft key. (2) Key in the word or character string to be replaced. A list of multiple words can also be keyed in. (3) Press the [(WORD)] soft ke
  • Page 2838.EDITING PROGRAMS OPERATION B-63324EN-1/03 words is to be replaced, the cursor is positioned to the last word. (3) The subsequent steps are the same as (6) to (10) of method 1. Replacing all the occurrences of a character string without confirming each occurrence Procedure Method 1 (1) Press the [A
  • Page 284B-63324EN-1/03 OPERATION 8.EDITING PROGRAMS Character string that can be replaced 1 NC commands Examples: G00, X100., M99 2 Macro statements Examples: #100 = #102+1, IF[#300EQ0]GOTO100 3 Function names and variables Examples: SIN in #1=SIN[#2], #102 in #100= #102+1 4 Portions of expressions Examples
  • Page 2858.EDITING PROGRAMS OPERATION B-63324EN-1/03 Warning Message Description DATA NOT FOUND Not a single occurrence of the character string to be replaced can be found. - 264 -
  • Page 286B-63324EN-1/03 OPERATION 8.EDITING PROGRAMS 8.6.3 Replacing Addresses Confirming each replacement Procedure Method 1 (1) Press the [ALTER] soft key. (2) Key in the address to be replaced. (3) Press the [(Address)] soft key. (4) Key in a new address. (5) Press the [EXEC SINGLE] soft key. The system s
  • Page 2878.EDITING PROGRAMS OPERATION B-63324EN-1/03 Replacing all the occurrences of an address without confirmation Procedure Method 1 (1) Press the [ALTER] soft key. (2) Key in the address to be replaced. (3) Press the [(ADDRESS)] soft key. (4) Key in a new address. (5) Press the [EXEC] soft key. The syst
  • Page 288B-63324EN-1/03 OPERATION 8.EDITING PROGRAMS 8.7 DELETING WORDS AND BLOCKS The word at the cursor position can be deleted, as well as selected multiple words and blocks. Deleting a single word Procedure (1) Position the cursor to the word to be deleted. (2) Press DELETE the key. Deleting multiple wor
  • Page 2898.EDITING PROGRAMS OPERATION B-63324EN-1/03 8.8 CUTTING AND PASTING The following four basic operations can be combined to copy and move words and blocks. 1 Move a specified range to the copy buffer. (Cutting) 2 Copy a specified range to the copy buffer. (Copying) 3 Insert the contents of the copy b
  • Page 290B-63324EN-1/03 OPERATION 8.EDITING PROGRAMS (2) Press the [PASTE] soft key. (3) Press the [(COUNT)#] soft key. (4) Key in the desired number of times. (5) Press the [HERE] soft key. The contents of the copy buffer are inserted ahead of the cursor the specified number of times. Method 3 (1) Position
  • Page 2918.EDITING PROGRAMS OPERATION B-63324EN-1/03 NOTE 1 The copy buffer can contain hold up to about 4000 characters. If an attempt is made to cut or copy words or blocks exceeding this capacity, the warning "NO MORE SPACE" is issued. When this warning is issued, nothing will be cut or copied. 2 There is
  • Page 292B-63324EN-1/03 OPERATION 8.EDITING PROGRAMS 8.8.2 Copying, Moving, and Deleting Words and Blocks Copying a word or block Procedure (1) Copy the word or block to be copied. (2) Select the program to which it is to be copied. (3) Position the cursor to the desired point. (4) Paste the word or block. M
  • Page 2938.EDITING PROGRAMS OPERATION B-63324EN-1/03 8.9 CANCELING THE EFFECTS OF EDITING WORDS AND BLOCKS The effects of accidentally deleting and inserting words and blocks can be canceled. This is called undoing. Explanation While a program is being edited in EDIT/MDI mode, the immediately preceding editi
  • Page 294B-63324EN-1/03 OPERATION 8.EDITING PROGRAMS (4) Press the [EXEC] soft key. The cursor returns to the point to which it was positioned when the editing operation was performed. (5) Press the [EXEC] soft key. Execute UNDO to return the program to its previous state. NOTE 1 If UNDO is stopped while an
  • Page 2958.EDITING PROGRAMS OPERATION B-63324EN-1/03 8.10 COPYING PROGRAMS The entire contents of a single program can be copied to create a new one. Copying a program Procedure Method 1 (1) Select the program to be copied. (2) Press the [COPY PRGRAM] soft key. (3) Press the [(PROG)#] soft key. (4) Key in th
  • Page 296B-63324EN-1/03 OPERATION 8.EDITING PROGRAMS 8.11 MERGING PROGRAMS The program being edited can be merged with any program. Merging programs Procedure Method 1 (1) Select the first program. (2) Press the [MERGE PRGRAM] soft key. (3) Press the [(PROG)#] soft key. (4) Key in the program number of the p
  • Page 2978.EDITING PROGRAMS OPERATION B-63324EN-1/03 8.12 DELETING PROGRAMS Any program can be deleted. Deleting a single program Procedure Method 1 (1) Press the [DELETE PRGRAM] soft key. (2) Press the [(PROG)#] soft key. (3) Key in the program number of the program you want to delete. (4) Press the [EXEC]
  • Page 298B-63324EN-1/03 OPERATION 8.EDITING PROGRAMS (5) Key in the number of the last program you want to delete. (6) Press the [EXEC] soft key. Method 2 (1) Press the [DELETE PRGRAM] soft key. (2) Press O the address key. (3) Key in the number of the first program you want to delete. (4) Press , the addres
  • Page 2998.EDITING PROGRAMS OPERATION B-63324EN-1/03 8.13 RESTORING A DELETED PROGRAM A program deleted accidentally can be restored. This is called undeleting. Explanation A single program deleted accidentally can be restored. Restoration is not possible if: 1 Multiple or all programs are deleted. 2 A singl
  • Page 300B-63324EN-1/03 OPERATION 8.EDITING PROGRAMS 8.14 BACKGROUND EDITING The editing of a program while another program is being executed or edited is called background editing. Background editing allows searching, editing, registration, and deletion of programs in the same way as in ordinary editing (fo
  • Page 3018.EDITING PROGRAMS OPERATION B-63324EN-1/03 Ending background editing Procedure Press the [BACKGROUND EDIT END] soft key. Limitation 1 When an attempt is made to background edit the program that is currently in the foreground, a warning "PROGRAM IN OPERATION" may be issued. 2 When an attempt is made
  • Page 302B-63324EN-1/03 OPERATION 8.EDITING PROGRAMS 8.15 EDITING TWO PROGRAMS SIMULTANEOUSLY The program text screen can be divided into right and left portions, so that two programs can be edited simultaneously. Display Fig.8.15 Editing Two Programs Simultaneously The program text screen can be divided int
  • Page 3038.EDITING PROGRAMS OPERATION B-63324EN-1/03 Method 3 (1) Press the O address key. (2) Enter a program number. (3) Press the [MULTI EDIT] soft key. Method 4 (1) Press the [MULTI EDIT] soft key. (2) Press the [PRVIOS PRGRAM] soft key. B The program that was last edited in the right portion is selected
  • Page 304B-63324EN-1/03 OPERATION 8.EDITING PROGRAMS 8.16 EDITING PROGRAMS IN OPERATION During automatic operation, programs can be edited by stopping automatic operation with the feed hold or single block function. Automatic operation can then be resumed. Editing programs in operation Procedure (1) Stop aut
  • Page 3058.EDITING PROGRAMS OPERATION B-63324EN-1/03 8.17 CONDENSING THE PROGRAM MEMORY In program memory, NC programs are first registered in contiguous areas. When an NC program is edited, however, it is divided into several blocks. The more frequently it is edited, the more it is fragmented. When an NC pr
  • Page 306B-63324EN-1/03 OPERATION 8.EDITING PROGRAMS (2) Follow the procedure described in Section II-10.1, "Programs" to display the program text screen. (3) Press O the address key. (4) Enter the number of the program for which the program memory is to be condensed. (5) Press the [CONDENSE] soft key. Conde
  • Page 3078.EDITING PROGRAMS OPERATION B-63324EN-1/03 8.18 CREATING PROGRAMS USING THE MDI PANEL Using the functions described in this chapter programs can be created in EDIT mode. Creating a program using the MDI panel Procedure (1) Select EDIT mode. (2) Follow the procedure described in Section II-10.1, "Pr
  • Page 308B-63324EN-1/03 OPERATION 8.EDITING PROGRAMS 8.19 PLAYBACK Playback is a function in which teach in mode is selected, so that the machine can be moved along an axis to the desired machine position, and the position is inserted into the machining program. Explanations Teach in mode is that mode in whi
  • Page 3098.EDITING PROGRAMS OPERATION B-63324EN-1/03 Fig.8.19 (a) Program Text Screen in Teach In Mode (3) Move the machine to the desired position, using jog, incremental, or handle feed. (4) Register or retrieve the number of the program to be edited, and position the cursor where you want to insert a mach
  • Page 310B-63324EN-1/03 OPERATION 8.EDITING PROGRAMS Exercise O1234; N1 G90 G00 X10. Y0 Z10.; N2 G00 X3.025 Y23.723; N3 G01 Z-0.325 F300.; N4 M02; Z P1(3.025, 23.723, 10.0) P0 (10.0, 0.0, 10.0) Y X P2(3.025, 23.723, -0.325) Fig.8.19 (b) Sample Program (1) Select teach in manual handle mode. (2) Display the p
  • Page 3118.EDITING PROGRAMS OPERATION B-63324EN-1/03 (11) Register the absolute coordinate position of P2 as the data for the third block. Key in N3G01ZF300, and then press the EOB and INPUT keys. Block N3 is inserted. (12) Register the fourth block. Key in N4M02, and then press the EOB and INPUT keys. Block
  • Page 312B-63324EN-1/03 OPERATION 8.EDITING PROGRAMS 8.20 AUTOMATICALLY INSERTING SEQUENCE NUMBERS During programming, the sequence number of the next block can be automatically inserted each time ;(EOB) is inserted. The initial sequence number and the increment must be set for the appropriate parameters. Au
  • Page 3138.EDITING PROGRAMS OPERATION B-63324EN-1/03 8.21 STAMPING THE MACHINING TIME When a program is executed during memory operation, the time required for the main program is measured and displayed, and the result is stamped (inserted) on the program as a comment section. Displaying the machining time T
  • Page 314B-63324EN-1/03 OPERATION 8.EDITING PROGRAMS - Program directory screen Fig.8.21 (b) Program Directory Screen Follow the procedure described in Section II-10.1, "Programs" to display the program directory screen. On the program name list on this screen, stamped machining times are displayed instead o
  • Page 3158.EDITING PROGRAMS OPERATION B-63324EN-1/03 Measuring the machining time 1 The time from the start of a program until a reset, M02, or M30 is measured as the machining time. 2 If, during measurement, an alarm occurs, causing the program to stop, the time until a reset is measured. 3 If the program i
  • Page 316B-63324EN-1/03 OPERATION 9.SETTING AND DISPLAYING DATA 9 SETTING AND DISPLAYING DATA - 295 -
  • Page 3179.SETTING AND DISPLAYING DATA OPERATION B-63324EN-1/03 9.1 DISPLAYING AND SETTING TOOL OFFSET VALUES Tool offset values, tool length compensation values, and cutter compensation values are specified by D codes (cutter compensation) or H codes (tool length compensation). The compensation values corre
  • Page 318B-63324EN-1/03 OPERATION 9.SETTING AND DISPLAYING DATA - Tool offset memory B Distinction is made between geometry and wear, but no distinction is made between D codes and H codes. Fig. 9.1 (b) Tool Offset Memory B - Tool offset memory C A distinction is made between D codes (radius) and H codes (le
  • Page 3199.SETTING AND DISPLAYING DATA OPERATION B-63324EN-1/03 Setting/updating tool offsets -Moving the cursor Method 1 PAGE Using the page keys PAGE and the cursor keys , position the cursor to the offset to be set/updated. Method 2 (1) Press the [NUMBER SEARCH] soft key. (2) Key in the number of the offs
  • Page 320B-63324EN-1/03 OPERATION 9.SETTING AND DISPLAYING DATA - Offset increment system As an offset, a number with or without a decimal point can be entered. The increment system of an offset depends on the setting of the parameters, as indicated below. Offset increment system Parameter (valid data range)
  • Page 3219.SETTING AND DISPLAYING DATA OPERATION B-63324EN-1/03 Tool offset input/output - Tool offset input Method 1 (Neither the input file name nor number need be specified) (1) Select MDI mode. (2) Press the [READ] soft key. (3) Press the [TOOL OFFSET] soft key. Method 2 (The input file is specified with
  • Page 322B-63324EN-1/03 OPERATION 9.SETTING AND DISPLAYING DATA Method 2 (The output file is specified with its file name) (1) Press the [PUNCH] soft key. (2) Press the ["FILE NAME] soft key. (3) Enter a file name. (4) Press the [FILE NAME"] soft key. (5) Press the [TOOL OFFSET] soft key. Method 3 (The outpu
  • Page 3239.SETTING AND DISPLAYING DATA OPERATION B-63324EN-1/03 Measurement The [MEASURE] soft key is used for tool length measurement. For details of this function, see Section II-9.10, "Tool Length Measurement." - 302 -
  • Page 324B-63324EN-1/03 OPERATION 9.SETTING AND DISPLAYING DATA 9.2 DISPLAYING AND SETTING WORKPIECE ORIGIN OFFSETS The workpiece origin offset for each workpiece coordinate system (G54 to G59 and G54.1 P1 to G54.1 P48) and an external workpiece origin offset are displayed and set. Displaying the workpiece o
  • Page 3259.SETTING AND DISPLAYING DATA OPERATION B-63324EN-1/03 PAGE 3 The page keys PAGE enables paging. Each time paging is performed, the cursor moves to the top of a page. - Searching for a workpiece coordinate system A workpiece coordinate system can be found using a number indicated in the table below.
  • Page 326B-63324EN-1/03 OPERATION 9.SETTING AND DISPLAYING DATA Workpiece origin offset input/output - Workpiece origin offset input Method 1 (Neither the input file name nor number need be specified) (1) Press the [READ] soft key. (2) Press the [WORK OFFSET] soft key. Method 2 (The input file is specified w
  • Page 3279.SETTING AND DISPLAYING DATA OPERATION B-63324EN-1/03 Method 3 (The input file is specified with its file number (one of three methods)) (1) Press the [PUNCH] soft key. (2) Press the [(FILE #)] soft key. (3) Enter a file number. (4) Press the [WORK OFFSET] soft key. Method 4 (The input file is spec
  • Page 328B-63324EN-1/03 OPERATION 9.SETTING AND DISPLAYING DATA Manual workpiece origin setting The [CURRENT POS.] soft key is used for manual workpiece origin setting. For details of this function, see Section II-9.9, "Manual Workpiece Origin Setting." - 307 -
  • Page 3299.SETTING AND DISPLAYING DATA OPERATION B-63324EN-1/03 9.3 DISPLAY AND SETTING OF SETTING PARAMETERS Parameters that can be set by input (setting parameters) can be displayed and set on the setting parameter screen. Displaying setting parameters To display the setting parameter screen, follow the pr
  • Page 330B-63324EN-1/03 OPERATION 9.SETTING AND DISPLAYING DATA 1. Bit type parameters This type of parameter consists of 8 bits, each of which is set to 0 or 1. A bit name is displayed above each bit position. (No name is displayed above some bit positions.) Setting Parameter number Bit name 2. Integer type
  • Page 3319.SETTING AND DISPLAYING DATA OPERATION B-63324EN-1/03 4. Parameters of bit axis type Controlled axis name 5. Parameters of integer axis type 6. Parameters of real number axis type - 310 -
  • Page 332B-63324EN-1/03 OPERATION 9.SETTING AND DISPLAYING DATA Setting of setting parameters - Mode setting Select MDI mode, or enter the emergency stop state by pressing the emergency stop button. - Data protection key Turn on the data protection key (KEY2). - Positioning the cursor Position the cursor to
  • Page 3339.SETTING AND DISPLAYING DATA OPERATION B-63324EN-1/03 Method 2 (1) Key in an incremental or decremental value relative to the current setting. (2) Press the [+INPUT] soft key. NOTE For parameters of bit type and bit axis type, incremental input is impossible. Pressing the [+INPUT] soft key sets abs
  • Page 334B-63324EN-1/03 OPERATION 9.SETTING AND DISPLAYING DATA Selecting a group On the group selection screen, the setting parameters of a desired group can be easily displayed. - Group selection screen Fig. 9.3 (b) Group Selection Screen - Displaying the group selection screen On the setting parameter scr
  • Page 3359.SETTING AND DISPLAYING DATA OPERATION B-63324EN-1/03 9.4 DISPLAYING AND SETTING CUSTOM MACRO VARIABLE VALUES The values of the local variables (#1 to #33), common variables (#100 to #199, #200 to #499, #500 to #999), and system variables (#1000 and up) are displayed. Values can be set in the commo
  • Page 336B-63324EN-1/03 OPERATION 9.SETTING AND DISPLAYING DATA - Custom macro screen (#500 to #549, and system variables) The numbers, names, and values of the custom macro variables are displayed. Fig. 9.4 (b) Custom Macro Screen with Variable Names - Undisplayable variable values For undisplayable variabl
  • Page 3379.SETTING AND DISPLAYING DATA OPERATION B-63324EN-1/03 - Positioning the cursor Position the cursor to the custom macro variable you want to set. Method 1 Using the page keys PAGE and the cursor keys PAGE , position the cursor. Method 2 (1) Press the [NUMBER SEARCH] soft key. (2) Key in the number o
  • Page 338B-63324EN-1/03 OPERATION 9.SETTING AND DISPLAYING DATA - Clearing common variable 1/2 to 0 Common variable 1 and common variable 2 can be cleared to 0 at the same time. When clearing both common variable 1 and common variable 2 to 0 (1) Press the [ALL CLEAR] soft key. The soft key display changes to
  • Page 3399.SETTING AND DISPLAYING DATA OPERATION B-63324EN-1/03 9.5 INPUT/OUTPUT OPERATION OF CUSTOM MACRO COMMON VARIABLES The value of a custom macro common variable (#200 to #999) can be output to an external input/output device. A value can be set in a custom macro common variable (#200 to #999) from an
  • Page 340B-63324EN-1/03 OPERATION 9.SETTING AND DISPLAYING DATA Method 5 (The input file is specified with its file number (three of three methods)) (1) Press the  address key. (2) Enter a file number. (3) Press the [PUNCH] soft key. -Output format The value of a custom macro common variable is output as do
  • Page 3419.SETTING AND DISPLAYING DATA OPERATION B-63324EN-1/03 Input operation of custom macro common variables Custom macro common variables can be entered from an external input/output device. - Mode setting Set MDI mode. - Input procedure Method 1 (Neither the input file name nor number need be specified
  • Page 342B-63324EN-1/03 OPERATION 9.SETTING AND DISPLAYING DATA - Procedure for inputting from a file of custom macro statement program format Custom macro common variables can be entered from a file of conventional custom macro statement program format. (1) Enter the file as described in Section II-12.3.2,
  • Page 3439.SETTING AND DISPLAYING DATA OPERATION B-63324EN-1/03 9.6 DISPLAYING AND SETTING PARAMETERS When the CNC is connected to a machine, the parameters are set to determine the machine specifications and functions and to make full use of the capability of the servo motor and so forth. The parameter sett
  • Page 344B-63324EN-1/03 OPERATION 9.SETTING AND DISPLAYING DATA - Types of parameters According to the types of settings, parameters are divided into three types: bit type, integer type, and real number type. 1. Bit type parameters This type of parameter consists of 8 bits, each of which is set to 0 or 1. A
  • Page 3459.SETTING AND DISPLAYING DATA OPERATION B-63324EN-1/03 4. Bit axis type parameters Controlled axis name 5. Integer axis type parameters 6. Real number axis type parameters Parameters of spindle type are available which set a value for each spindle. According to the types of settings, parameters of s
  • Page 346B-63324EN-1/03 OPERATION 9.SETTING AND DISPLAYING DATA 7. Bit spindle type parameters Spindle name 8. Integer spindle type parameters 9. Real number spindle type parameters Setting parameters - Mode setting Select MDI mode, or enter the emergency stop state by pressing the emergency stop button. - S
  • Page 3479.SETTING AND DISPLAYING DATA OPERATION B-63324EN-1/03 Method 3 (1) Key in a parameter number. (2) Press the [NUMBER SEARCH] soft key. - Entering settings (absolute input) Method 1 (1) Press the [INPUT] soft key. (2) Enter a number you want to set. (3) Press the [EXEC] soft key. Method 2 (1) Enter a
  • Page 348B-63324EN-1/03 OPERATION 9.SETTING AND DISPLAYING DATA - Termination of setting Upon completion of parameter setting, set bit 0 (PWE) of parameter No. 8000 for allowing setting input to 0. Selecting a group On the group selection screen, the parameters of a desired group can easily be displayed. - G
  • Page 3499.SETTING AND DISPLAYING DATA OPERATION B-63324EN-1/03 9.7 DISPLAYING AND SETTING PITCH ERROR COMPENSATION DATA Pitch error compensation data is set to match the characteristics of a machine connected to the CNC. Pitch error compensation data varies from one machine to another, and any modification
  • Page 350B-63324EN-1/03 OPERATION 9.SETTING AND DISPLAYING DATA 9.8 MANUAL TOOL LENGTH MEASUREMENT A numeric value displayed as a relative position can be placed in offset memory as an offset by using the soft keys. To do this, first choose the tool offset screen. This screen shows a relative position. Then,
  • Page 3519.SETTING AND DISPLAYING DATA OPERATION B-63324EN-1/03 Tool length measurement - Selecting the offset to be changed Procedure 1 Position the cursor to the offset to be changed or set by pressing a PAGE page key PAGE or a cursor key . Procedure 2 (1) Press the [NO. SEARCH] soft key. (2) Enter a numbe
  • Page 352B-63324EN-1/03 OPERATION 9.SETTING AND DISPLAYING DATA Reference tool The difference is set as an offset. Machine- specific point When the function of tool offset by tool number is provided If the function of tool offset by tool number is supported, manual tool length measurement can be performed in
  • Page 3539.SETTING AND DISPLAYING DATA OPERATION B-63324EN-1/03 - Selecting the offset to be changed Position the cursor to a desired offset (length or radius) by PAGE pressing a page key PAGE or a cursor key. - Selecting the measurement axis - Measuring the tool length The operation is the same as that perf
  • Page 354B-63324EN-1/03 OPERATION 9.SETTING AND DISPLAYING DATA 9.9 MANUAL WORKPIECE ORIGIN SETTING On the workpiece origin offset screen, a workpiece origin offset can be set so that the current machine position is the origin of a selected workpiece coordinate system or a specified position. Displaying the
  • Page 3559.SETTING AND DISPLAYING DATA OPERATION B-63324EN-1/03 Method 1 (1) Press the [NUMBER SEARCH] soft key. (2) Key in the number of the workpiece coordinate system you want to find. (3) Press the [EXEC] soft key. Method 2 (1) Key in the number of the workpiece coordinate system you want to find. (2) Pr
  • Page 356B-63324EN-1/03 OPERATION 9.SETTING AND DISPLAYING DATA Operation example 1. When a common workpiece origin offset value and workpiece coordinate system No. 1 (G54) are set (1) When an operation is performed so that the current position (machine coordinates: X100.000,Y200.000) is the origin of workpi
  • Page 3579.SETTING AND DISPLAYING DATA OPERATION B-63324EN-1/03 (2) When an operation is performed so that the current position (machine coordinates: X100.000,Y200.000) is (X-50.000,Y-50.000) in workpiece coordinate system No. 1 Y 300 A: Common workpiece origin offset B: Original G54 workpiece origin offset
  • Page 358B-63324EN-1/03 OPERATION 9.SETTING AND DISPLAYING DATA Operation example 2. When a local coordinate system (G52) is set When an operation is performed so that the current position (machine coordinates: X50.000, Y150.000) is the origin of workpiece coordinate system No. 1 (provided that the common wo
  • Page 3599.SETTING AND DISPLAYING DATA OPERATION B-63324EN-1/03 Operation example 3. When tool length compensation and cutter compensation are enabled When an operation is performed so that the current position (machine coordinates: X100.000, Z200.000) is the origin of workpiece coordinate system No. 1 (prov
  • Page 360B-63324EN-1/03 OPERATION 9.SETTING AND DISPLAYING DATA 9.10 TOOL LENGTH/WORKPIECE ORIGIN MEASUREMENT The length of a tool can be measured by executing a program command for automatic tool length measurement (G37) (Section II-16.5, "Automatic Tool Length Measurement" in Programming) or by manually mo
  • Page 3619.SETTING AND DISPLAYING DATA OPERATION B-63324EN-1/03 Fig. 9.10 (a) Tool Length Offset Measurement Screen (Offset Memory A) Fig. 9.10 (b) Tool Length Offset Measurement Screen (Offset Memory B) - 340 -
  • Page 362B-63324EN-1/03 OPERATION 9.SETTING AND DISPLAYING DATA Fig. 9.10 (c) Tool Length Offset Measurement Screen (Offset Memory C) NOTE The values of addresses T and M can be reset to 0. In the MEM or MDI mode, the values of the modal T and M codes are displayed. 4 Enter the distance between the reference
  • Page 3639.SETTING AND DISPLAYING DATA OPERATION B-63324EN-1/03 automatically position the cursor to the next tool offset number after the setting is completed, press the [MEASUR+] soft key. 8 When the tool length offset is set, the tool automatically moves to the tool replacement position set by the TC2 bit
  • Page 364B-63324EN-1/03 OPERATION 9.SETTING AND DISPLAYING DATA Referen ce tool Machine zero point Tool T01 Tool Tool (Tool tip position of T02 T03 reference tool) OFSL01 OFSL03 OFSL02 OFSL01: Tool length offset of tool T01 OFSL02: Tool length offset of tool T02 OFSL03: Tool length offset of tool T03 When a
  • Page 3659.SETTING AND DISPLAYING DATA OPERATION B-63324EN-1/03 Machine zero point Tool Tool (Tool tip T01 T01 position of OFSL OFSL reference tool) Zm Zt Zm L Measurement surface Workpiec @Hm Measu Reference block Hm Reference Machine table Machine table L : Distance between the tool tip position of the ref
  • Page 366B-63324EN-1/03 OPERATION 9.SETTING AND DISPLAYING DATA (2) Method 2 The tool length offset is defined as the distance between the origin of the workpiece coordinate system and the tool tip position while the machine is positioned to the zero point of the Z-axis of the machine coordinate system. This
  • Page 3679.SETTING AND DISPLAYING DATA OPERATION B-63324EN-1/03 In method 2, the reference measurement surface is the origin of the workpiece coordinate system. The tool tip position of the reference tool is also the origin of the workpiece coordinate system. Accordingly, distance L between the tool tip posi
  • Page 368B-63324EN-1/03 OPERATION 9.SETTING AND DISPLAYING DATA Machine zero point Tool Tool T01 T01 Zm OFSL Zm OFSL Measurement surface Origin of workpiece coordinate (Reference measurement surface) Hm Hm Workpiece Measurement surface Reference block Machine table Machine table L: Distance between the tool
  • Page 3699.SETTING AND DISPLAYING DATA OPERATION B-63324EN-1/03 -Tool replacement position When the tool length offset is set in tool length measurement by pressing the [MEASURE] or [MEASUR+] soft key, the tool automatically moves to the tool replacement position. A reference position is selected beforehand
  • Page 370B-63324EN-1/03 OPERATION 9.SETTING AND DISPLAYING DATA Procedure for measuring the workpiece origin offset The workpiece origin offset can be easily measured not only on the longitudinal axis of the tool, or the Z-axis but also on the X-axis and Y-axis in the plane orthogonal to the Z-axis. The work
  • Page 3719.SETTING AND DISPLAYING DATA OPERATION B-63324EN-1/03 5 Position the cursor to a desired workpiece origin offset of G54 to G59. The cursor may not be on the workpiece origin offset on the Z-axis. 6 Bring the tool into contact with the top surface of the workpiece by manual handle feed or jog feed.
  • Page 372B-63324EN-1/03 OPERATION 9.SETTING AND DISPLAYING DATA - Procedure for measuring a workpiece origin offset on the X-axis or Y-axis, based on a reference surface The measurement procedure in which the workpiece origin for the X- axis or Y-axis is set on a surface of a workpiece is basically the same
  • Page 3739.SETTING AND DISPLAYING DATA OPERATION B-63324EN-1/03 Fig. 9.10 (e) Workpiece Origin Offset Screen Displayed in Workpiece Origin Measurement 7 Move the measurement probe to a second measurement point. Meanwhile, the CNC locks the movement in the direction toward the current measurement point. For i
  • Page 374B-63324EN-1/03 OPERATION 9.SETTING AND DISPLAYING DATA Description -Workpiece origin offset on the Z-axis Methods 1 and 2 in "Definition of the Tool Length Offset" in the description of the procedure for measuring the tool length offset generally apply to the definition of workpiece origin offset on
  • Page 3759.SETTING AND DISPLAYING DATA OPERATION B-63324EN-1/03 As shown in the figure, the workpiece origin offset on the Z-axis can be obtained as follows: OFSW = Zm - OFSL where OFSW: Workpiece origin offset OFSL: Tool length offset of a tool used to measure the workpiece origin offset Zm: Amount of trave
  • Page 376B-63324EN-1/03 OPERATION 9.SETTING AND DISPLAYING DATA The workpiece origin offset can be obtained using method 2, in the same way as in method 1. OFSW=Zm-OFSL where OFSW : Workpiece origin offset OFSL : Tool length offset of a tool with which the workpiece origin offset is measured Zm : Amount of t
  • Page 3779.SETTING AND DISPLAYING DATA OPERATION B-63324EN-1/03 +Z +X Tool Workpiec OFSR Xm OFSW Machine zero point Workpiece origin OFSR: Tool radius offset of a tool used to measure the workpiece origin offset Xm: Amount of travel from the machine zero point to the workpiece origin for measurement with a t
  • Page 378B-63324EN-1/03 OPERATION 9.SETTING AND DISPLAYING DATA (2) When the center of a hole is set as the workpiece origin +Y Workpiece +X Origin of workpiece Workpiece coordinate system origin offset on the Y-axis Machine zero point Workpiece origin offset on the X-axis In the example shown above, the cen
  • Page 3799.SETTING AND DISPLAYING DATA OPERATION B-63324EN-1/03 9.11 MENU SWITCHES With the menu switch function, some DI signals entered with the signal (BMI interface) from the machine can be set by CNC screen operation. Screen configuration To display the menu switch screen, follow the procedure described
  • Page 380B-63324EN-1/03 OPERATION 9.SETTING AND DISPLAYING DATA Operation - Positioning the cursor Using the cursor keys , position the cursor. The cursor keys cannot be used. - Turning on a switch Method 1:Press the [ON:1] soft key. Method 2:Press the numeric key 1 then the INPUT key. Method 3:Press the num
  • Page 3819.SETTING AND DISPLAYING DATA OPERATION B-63324EN-1/03 9.12 DISPLAYING AND SETTING TOOL LIFE MANAGEMENT DATA Tool life management data can be displayed on the screen to check the current tool life management status. In addition, the screen can be used to edit tool life management data. The screen co
  • Page 382B-63324EN-1/03 OPERATION 9.SETTING AND DISPLAYING DATA Count override : When the tool life count override signal is disabled (with bit 3 (LFV) of parameter No. 7401 set to 0), 1.0 times is indicated. - Data (B) The set service life values, current tool life counter values, and registered tool number
  • Page 3839.SETTING AND DISPLAYING DATA OPERATION B-63324EN-1/03 Tool life management (group editing) Display the tool life management group editing screen by pressing the soft key on the tool life management directory screen. (A) (B) Fig.9.12 (b) Tool Life Management (Group Editing) Screen - Data (A) As with
  • Page 384B-63324EN-1/03 OPERATION 9.SETTING AND DISPLAYING DATA - Data (B) The detailed tool life management data for a selected group is displayed as described below. Type : 1 Count-based life counting 2 Time-based life counting Life value : Tool life value Counter : Tool life counter Status : * Indicates t
  • Page 3859.SETTING AND DISPLAYING DATA OPERATION B-63324EN-1/03 Method 2 (1) Select MDI mode. (2) Key in a desired counter value. (3) Press the [PRESET COUNT] soft key. - Clearing execution data All execution data of a specified group up to the current point can be cleared. Method 1 (1) Press the [CANCEL] so
  • Page 386B-63324EN-1/03 OPERATION 9.SETTING AND DISPLAYING DATA NOTE 1 Editing must not be performed for the group for which life count operation is to be started with the next M06 command, or for that group for which life count operation is being performed. Otherwise, the life management of the group is ter
  • Page 3879.SETTING AND DISPLAYING DATA OPERATION B-63324EN-1/03 Method 2 (1) Enter a number you want to set. (2) Press the [INPUT] soft key. Method 3 (1) Enter a number you want to set. (2) Press the INPUT key. NOTE 1 Even if a modification is made to a life value or life counter value, the tool state and to
  • Page 388B-63324EN-1/03 OPERATION 9.SETTING AND DISPLAYING DATA (Example) Adding tool number 1500 between No. 1 and No2. (1) Position the cursor to the data of displayed number 1. Then, enter 1500 and press [ADD T CODE]. (2) The entered T code 1500 is added at the position of No. 2. H code and D code are set
  • Page 3899.SETTING AND DISPLAYING DATA OPERATION B-63324EN-1/03 Method 3 (1) Position the cursor to the state of a tool you want to skip. (2) Press the # address key. (3) Press the [INPUT] soft key. Method 4 (1) Position the cursor to the state of a tool you want to skip. (2) Press the # address key. (3) Pre
  • Page 390B-63324EN-1/03 OPERATION 9.SETTING AND DISPLAYING DATA 9.13 DISPLAYING AND SETTING THE SOFTWARE OPERATOR’S PANEL MDI panel operations can substitute for the functions of switches on the machine operator’s panel. For example, mode selection and jog feed override selection can be made by operations on
  • Page 3919.SETTING AND DISPLAYING DATA OPERATION B-63324EN-1/03 - Manual handle Select the axis on which a movement is to be made with the first handle, and also select a magnification. - Override Set an override value for the rapid traverse rate, jog feedrate, cutting feedrate, and spindle speed. - Automati
  • Page 392B-63324EN-1/03 OPERATION 9.SETTING AND DISPLAYING DATA Jog feed based on numeric keys By parameter setting (No. 2020, No. 2021), jog feed can be specified using the MDI keys after assigning move axes to the MDI keys (1 to 4, 6 to 9). As move axes, the first axis to the sixth axis can be specified. N
  • Page 3939.SETTING AND DISPLAYING DATA OPERATION B-63324EN-1/03 9.14 DISPLAYING AND SETTING TOOL OFFSET DATA BASED ON TOOL NUMBERS On the tool offset data screen, the tool length compensation values, cutter compensation values, and tool pot numbers for tool numbers (T code) can be displayed and set. Displayi
  • Page 394B-63324EN-1/03 OPERATION 9.SETTING AND DISPLAYING DATA - (D) Length Length represents a tool length compensation value. When a tool number is specified, the tool compensation value corresponding to the tool number is used for tool length compensation. - (E) Radius Radius represents a cutter compensa
  • Page 3959.SETTING AND DISPLAYING DATA OPERATION B-63324EN-1/03 Offset data increment system As an offset, a number with or without a decimal point can be entered. The increment system of an offset depends on the parameter settings, as indicated below. Parameter Offset value increment system (valid data rang
  • Page 396B-63324EN-1/03 OPERATION 9.SETTING AND DISPLAYING DATA (1) Position the cursor to the data of display number 1, then enter T600 and press [INSERT]. (2) Tool number 600 is added as tool number 2. The pot number, length, and radius fields are blank. NOTE 1 If 300 sets of data have already been registe
  • Page 3979.SETTING AND DISPLAYING DATA OPERATION B-63324EN-1/03 Method 2 (1) Press the [DELETE] soft key. (2) Key in the display number of the first line of data you want to delete. (3) Press the , address key. (4) Key in the display number of the last line of data you want to delete. (5) Press the [EXEC] so
  • Page 398B-63324EN-1/03 OPERATION 9.SETTING AND DISPLAYING DATA Method 3 (1) Press the P address key. (2) Enter a pot number. (3) Press the [SEARCH] soft key. To continue searching for the same pot number Method 4 (1) Press the [SEARCH] soft key. (2) Press the [(P#)] soft key. (3) Press the [EXEC] soft key.
  • Page 3999.SETTING AND DISPLAYING DATA OPERATION B-63324EN-1/03 Tool offset data input/output Tool offset data input Method 1 (Neither the input file name nor number need be specified) (1) Select MDI mode. (2) Press the [READ] soft key. (3) Press the [NUMBER OFFSET] soft key. Method 2 (The input file is spec
  • Page 400B-63324EN-1/03 OPERATION 9.SETTING AND DISPLAYING DATA Tool offset data output Method 1 (when neither an output file name nor a file number is specified) (1) Press the [PUNCH] soft key. (2) Press the [NUMBER OFFSET] soft key. Method 2 (The output file is specified with its file name) (1) Press the [
  • Page 4019.SETTING AND DISPLAYING DATA OPERATION B-63324EN-1/03 Input/output using other screens Tool offset data input/output is possible on the floppy directory screen and memory card screen in addition to the tool offset data screen. For details, see Section II-10.12, "Floppy Directory Screen" and Section
  • Page 402B-63324EN-1/03 OPERATION 9.SETTING AND DISPLAYING DATA 9.15 FLOATING REFERENCE POSITION SETTING The floating reference position is a position on the machine used as a reference for a machine operation. The floating reference position is not always fixed, but can be moved, depending on the situation.
  • Page 4039.SETTING AND DISPLAYING DATA OPERATION B-63324EN-1/03 Presetting the relative coordinate system With bit 1 (FPC) of parameter No. 1200, a floating reference position can be memorized, and the relative position indication can be preset to 0 as well. - 382 -
  • Page 404B-63324EN-1/03 OPERATION 9.SETTING AND DISPLAYING DATA 9.16 SERVO SPINDLE SCREEN The servo spindle screen is used to set servo spindle parameters and monitor the operation status. The user can set servo spindle parameters and monitor the operation status without being concerned with parameter and di
  • Page 4059.SETTING AND DISPLAYING DATA OPERATION B-63324EN-1/03 9.17 COMMUNICATION SETTING SCREEN The communication setting screen is used to set RS-232C, RS-422, and input/output devices such as memory cards. Display Follow the procedure described in Section II-2.3, 2.5, "Offset Setting" to display the comm
  • Page 406B-63324EN-1/03 OPERATION 9.SETTING AND DISPLAYING DATA Setting item name Parameter Setting item display (parameter setting) TV check TVC(No.0000#0) On (1)/Off (0) TV (comment) CTV(No.0000#1) On (1)/Off (0) Input/output code ISP(No.0000#2) EIA (#2=0/1 ,#4 =1) EIA(No.0000#4) ISO (#2=0 ,#4 =0) ASCII (#
  • Page 4079.SETTING AND DISPLAYING DATA OPERATION B-63324EN-1/03 Setting data 1) Select MDI mode. 2) With the cursor keys , position the cursor to the item you want to set. 3) Select a setting with the [SELECT+] and [SELECT-] soft keys. NOTE 1 For channels whose device numbers (parameter No. 5001 to No. 5003,
  • Page 408B-63324EN-1/03 OPERATION 9.SETTING AND DISPLAYING DATA 9.18 HIGH-SPEED HIGH-PRECISION MACHINING SETTING SCREEN The high-speed high-precision machining setting screen displays parameters associated with high-speed high-precision machining. This screen can be used to save and switch between three type
  • Page 4099.SETTING AND DISPLAYING DATA OPERATION B-63324EN-1/03 - (B) Setting items The settings of the items that can be set on this screen are reflected in the parameters. A different parameter number is used to reflect the setting of the same item when a different parameter set is used. Finish level (FINI
  • Page 410B-63324EN-1/03 OPERATION 9.SETTING AND DISPLAYING DATA Corner feedrate difference (CORNER FEED) When the feedrate difference between two blocks exceeds the value set in this item, the tool is decelerated at the corner to prevent the value set in this item from being exceeded. The unit is mm/sec or i
  • Page 4119.SETTING AND DISPLAYING DATA OPERATION B-63324EN-1/03 - Setting items The settings of the items that can be set on this screen are reflected in the parameters. Modal multibuffer enable (MULTI BUFFER AUTO ENABLE) This item specifies whether to make the multibuffer mode modal. The setting of this ite
  • Page 412B-63324EN-1/03 OPERATION 9.SETTING AND DISPLAYING DATA Automatic adjustment Based on the cutting level (finish level) of a specified parameter set, the settings of the other items are automatically calculated, and set in the parameters. Note, however, that only guideline values are set in automatic
  • Page 4139.SETTING AND DISPLAYING DATA OPERATION B-63324EN-1/03 Displaying parameter numbers The parameter numbers in which the adjustment screen items are set can be checked. Procedure (1) Display the adjustment screen, then press the [AUX] soft key. Parameter numbers are displayed instead of the setting ma
  • Page 414B-63324EN-1/03 OPERATION 9.SETTING AND DISPLAYING DATA Setting of parameters of axis type on an axis-by-axis basis When an item of a parameter of axis type is specified on the adjustment screen, the same value is set for all axes except an axis specified by bit 7 (NFF) of parameter No. 1009. The dis
  • Page 4159.SETTING AND DISPLAYING DATA OPERATION B-63324EN-1/03 NOTE 3 If vibration occurs on an axis after automatic setting, set bit 4 of parameter No. 1884 for the axis to 0. In a very rare case, vibration may occur as a result of the machine characteristics when bit 4 of parameter No. 1884 is set to 1. 4
  • Page 416B-63324EN-1/03 OPERATION 9.SETTING AND DISPLAYING DATA 9.19 CALCULATION KEY The expression entered in the key-in buffer is evaluated by pressing the ALTER calculation key SHIFT CALC . Operation - Evaluating a single expression (1) Enter an expression in the key-in buffer. ALTER (2) Press the calcula
  • Page 4179.SETTING AND DISPLAYING DATA OPERATION B-63324EN-1/03 Table 9.19(a) Functions That Can be Used with the Calculation Key Function Type Explanation name SIN Real Sine (degrees) COS Real Cosine (degrees) TAN Real Tangent (degrees) ASIN Real Arcsine ACOS Real Arccosine ATAN Real Arctangent SQRT Real Sq
  • Page 418B-63324EN-1/03 OPERATION 9.SETTING AND DISPLAYING DATA Warnings Message Description FORMAT ERROR The expression is not in the correct format. DATA IS OUT OF RANGE The calculation result is out of range. - 397 -
  • Page 4199.SETTING AND DISPLAYING DATA OPERATION B-63324EN-1/03 9.20 Power Mate CNC manager Function When power motion series units are used as CNC additional (slave) axes, the Power Mate CNC manager function enables the data for the slave axes to be displayed and specified on the CNC side. Specifically, the
  • Page 420B-63324EN-1/03 OPERATION 9.SETTING AND DISPLAYING DATA - Slave state display and selection operations The following information related to the connected slaves (up to 8) is displayed at the top of the screen. - I/O Link group numbers (0 to 15) - Alarm conditions The cursor is positioned to the slave
  • Page 4219.SETTING AND DISPLAYING DATA OPERATION B-63324EN-1/03 - Axis name display The name of a slave axis can be changed using parameter Nos. 2090 to 2097. (The axis name is represented using A to Z ASCII codes.) If no axis name has been specified, or if any specified data is invalid, the axis name appear
  • Page 422B-63324EN-1/03 OPERATION 9.SETTING AND DISPLAYING DATA - Parameter selection and search To select a desired parameter number, position the cursor to the parameter number by pressing the cursor keys and the page keys. PAGE PAGE Alternatively, search for a desired parameter by means of the following p
  • Page 4239.SETTING AND DISPLAYING DATA OPERATION B-63324EN-1/03 NOTE If a program corresponding to the selected program number is already in program memory, the new data overwrites the program. If the program is currently selected, however, no overwriting occurs. Instead, a warning is issued to reject editin
  • Page 424B-63324EN-1/03 OPERATION 9.SETTING AND DISPLAYING DATA - Diagnostic data search PAGE Pressing the page keys scrolls the screen. PAGE Alternatively, diagnostic data can be searched for using the following procedures. Method 1 (1) Press soft key [NUMBER SEARCH]. (2) Enter a diagnostic data number. (3)
  • Page 4259.SETTING AND DISPLAYING DATA OPERATION B-63324EN-1/03 9.21 MODEM Card Setting Screen In the case that a Modem card is used for the Remote Diagnosis, when initial commands (AT commands) special for Modem card have been set, those initial commands are automatically output to a Modem card at starting
  • Page 426B-63324EN-1/03 OPERATION 9.SETTING AND DISPLAYING DATA Operation on the Modem setting screen Setting the Initial commands The initial commands which are output to the Modem card at starting the Remote Diagnosis are set. At starting the Remote Diagnosis, CNC always outputs the following basic initial
  • Page 4279.SETTING AND DISPLAYING DATA OPERATION B-63324EN-1/03 Input of special character When characters which can not be set from MDI keys should be set, input such characters in the following way. -Input from soft keys (1) Press soft key [SPECIAL CHAR]. (2) Select special characters from soft keys and in
  • Page 428B-63324EN-1/03 OPERATION 9.SETTING AND DISPLAYING DATA 9.22 CHANGING ACTIVE OFFSET VALUE WITH MANUAL MOVE If you want to perform roughing or semi-finishing with a single tool, you may fine-adjust the tool length compensation or cutter compensation. Moreover, you may want to fine-adjust the setting o
  • Page 4299.SETTING AND DISPLAYING DATA OPERATION B-63324EN-1/03 Example The compensation at offset number 10 becomes 54.700 + (-2.583) = 52.117 mm under the following conditions: - Specified H code: H10 - Value set at offset number 10: 54.700 mm - Amount of movement caused by manual feed along the Z-axis: -2
  • Page 430B-63324EN-1/03 OPERATION 9.SETTING AND DISPLAYING DATA manual feed can be made along more than one axis at a time, when the workpiece origin offset is being changed. Example Assume the following conditions: - Specified workpiece coordinate system: G56 - G56 workpiece origin offset (X-axis): 50.000 -
  • Page 4319.SETTING AND DISPLAYING DATA OPERATION B-63324EN-1/03 - Operations specific to individual tool offset memory types The offset to be changed varies with what tool offset memory (A, B, or C) is used, as listed below. Tool offset Offset to be changed memory A The tool length compensation and cutter co
  • Page 432B-63324EN-1/03 OPERATION 9.SETTING AND DISPLAYING DATA - Emergency stop and SV alarm If the servo power is switched off (for example, when the machine is brought to an emergency stop or an SV alarm occurs), axis movement caused by follow-up is reflected to the offset during active offset change mode
  • Page 4339.SETTING AND DISPLAYING DATA OPERATION B-63324EN-1/03 9.23 DO SIGNAL OUTPUT BY SOFT KEY A DO signal can be output by pressing a soft key. When any CNC screen is displayed, a DO signal can be output by soft key operation. This allows the machine tool builder to assign desired functions to soft keys.
  • Page 434B-63324EN-1/03 OPERATION 9.SETTING AND DISPLAYING DATA 9.24 AUTOMATIC FEEDRATE CONTROL BY AREA Displaying the area setting screen Press the [Setting] key several times to display the area setting screen for automatic feedrate control. Fig.9.24 (f) Area Setting Screen for Automatic Feedrate Control N
  • Page 4359.SETTING AND DISPLAYING DATA OPERATION B-63324EN-1/03 - Inputting values (Absolute input) Method 1 (1) Press soft key [INPUT] (2) Enter the value you want to set. (3) Press soft key [EXEC]. Method 2 (1) Enter the value you want to set. (2) Press soft key [INPUT]. Method 3 (1) Enter the value you w
  • Page 436B-63324EN-1/03 OPERATION 9.SETTING AND DISPLAYING DATA - Moving the cursor Position the cursor to the coordinate field of a desired area number by using the cursor keys . - Inputting values (Absolute input) Method 1 (1) Press soft key [INPUT]. (2) Enter the value you want to set. (3) Press soft key
  • Page 4379.SETTING AND DISPLAYING DATA OPERATION B-63324EN-1/03 9.25 DIAMETER ENTRY FOR TOOL COMPENSATION VALUE The tool compensation value recorded in CNC offset memory can be used as the diameter. By setting bit 0 (ODI) of parameter No. 6008 to 1, you can use the tool compensation value recorded in offset
  • Page 438B-63324EN-1/03 OPERATION 10.DISPLAY 10 DISPLAY - 417 -
  • Page 43910.DISPLAY OPERATION B-63324EN-1/03 10.1 PROGRAM DISPLAY During operation in MEM or MDI mode, the program currently being executed can be displayed. Displaying the contents of the program On the program screen, the contents of the program currently being executed are displayed. Follow the procedure
  • Page 440B-63324EN-1/03 OPERATION 10.DISPLAY Displaying a program list On the program directory screen, a list of programs registered in the program memory appears. Follow the procedure described in Section II-10.1, "Programs" to display the program directory screen. The program directory screen contains a s
  • Page 44110.DISPLAY OPERATION B-63324EN-1/03 - Program directory screen (number and name display) Fig.10.1 (c) Program Directory Screen (Number and Name Display) The numbers and names of the registered programs are listed together with the program sizes. At the bottom of the screen, the free space in program
  • Page 442B-63324EN-1/03 OPERATION 10.DISPLAY Checking programs The program check screen contains three screens. Follow the procedure described in Section II-10.1, "Programs" to display the program check screen. - Program check screen (D) Current position display (E) Modal and other information (B) Tool offse
  • Page 44310.DISPLAY OPERATION B-63324EN-1/03 (D) Current position The current positions in the relative, absolute, and machine coordinate systems can be displayed, as well as the remaining amount of travel. To display the current positions in the relative and machine coordinate systems, press the [RELATIVE]
  • Page 444B-63324EN-1/03 OPERATION 10.DISPLAY - Previous block screen (B) Call information (C) Program (A) Previous block modal information Fig. 10.1 (e) Previous Block Screen On the previous block screen, the following items of information, related to the block executed last, are displayed: (A) Previous bloc
  • Page 44510.DISPLAY OPERATION B-63324EN-1/03 - Active block screen (B) Call information (C) Program (A) Active block modal information Fig. 10.1 (f) Active Block Screen On the active block screen, the following items of information, related to the block currently being executed, are displayed: (A) Active blo
  • Page 446B-63324EN-1/03 OPERATION 10.DISPLAY 10.2 PROGRAM AND SEQUENCE NUMBER DISPLAY, STATUS DISPLAY, AND DATA SETTING AND INPUT/OUTPUT OPERATION WARNING DISPLAY The program number, sequence number, and the current CNC status are constantly displayed on the screen (except immediately after the power is turn
  • Page 44710.DISPLAY OPERATION B-63324EN-1/03 10.3 PROGRAM AND SEQUENCE NUMBER DISPLAY The program and sequence numbers of the program currently executing are displayed at the upper right corner of the screen.        Fig. 10.3 Program and Sequence Number Display - 426 -
  • Page 448B-63324EN-1/03 OPERATION 10.DISPLAY 10.4 STATUS DISPLAY AND DATA SETTING AND INPUT/OUTPUT OPERATION WARNING DISPLAY The currently selected mode, automatic operation status, alarm status, program editing status, and other information are displayed on the second line from the top of the screen. This a
  • Page 44910.DISPLAY OPERATION B-63324EN-1/03 Status display Display contents    1 Automatic operation mode selection This field displays the automatic operation mode currently selected. MDI : MDI operation MEM : Memory operation DNC : DNC operation EDIT : Memory operation **** : Automatic operation is not
  • Page 450B-63324EN-1/03 OPERATION 10.DISPLAY 5 Axis movement/dwell/emergency stop status This field indicates the axis movement, dwell, or emergency stop status. MTN : Movement along an axis is in progress. DWL : The machine is dwelling. EMG : An emergency stop is in progress. *** : None of the above 6 M/S/T
  • Page 45110.DISPLAY OPERATION B-63324EN-1/03 Data setting and input/output operation warning display When an attempt is made to set data, but the keyed-in data contains an error (such as an invalid format or the valid range being executed) or it cannot be input (because of, for example, an invalid mode or wr
  • Page 452B-63324EN-1/03 OPERATION 10.DISPLAY 10.5 CURRENT POSITION DISPLAY Four current-position screens are used. - Overall position display screen - Current-position screen based on the relative coordinate system - Current-position screen based on the workpiece coordinate system - Current-position screen b
  • Page 45310.DISPLAY OPERATION B-63324EN-1/03 Display contents - Current position The current positions in the following coordinate systems are displayed simultaneously: RELATIV : Displays the current position in the relative coordinate system ABSOLUT : Displays the current position in the workpiece coordinat
  • Page 454B-63324EN-1/03 OPERATION 10.DISPLAY Display contents - Current position The current position in the relative coordinate system is displayed. - Actual feedrate The actual feedrate and the actual spindle speed are displayed. By setting parameter NOS (bit 0 of No. 2204) to 1, the display of the actual
  • Page 45510.DISPLAY OPERATION B-63324EN-1/03 Display of the current position in the machine coordinate system Machine position display screen The current position in the machine coordinate system is displayed. Fig.10.5 (d) Machine Position Display Screen Display contents - Current position The current positi
  • Page 456B-63324EN-1/03 OPERATION 10.DISPLAY 10.5.1 Presetting the Current Position The current positions in the relative and workpiece coordinate systems can be preset. The current position in the workpiece coordinate system can be preset using program command G92. For details of presetting the current posi
  • Page 45710.DISPLAY OPERATION B-63324EN-1/03 Setting the current position to specified coordinates To set the current position to specified coordinates in the relative coordinate system, use either of the following methods on the overall position display screen or the relative-position display screen. To set
  • Page 458B-63324EN-1/03 OPERATION 10.DISPLAY 10.5.2 Presetting a Workpiece Coordinate System A workpiece coordinate system that has been shifted because of, for example, manual intervention, can be preset to the previous position of the workpiece coordinate system, set off from the machine zero point by the
  • Page 45910.DISPLAY OPERATION B-63324EN-1/03 Examples) X0Y0Z0 [EXEC] This example presets the X-, Y-, and Z-axes of a workpiece coordinate system to the previous position of the workpiece coordinate system. (The offset from the previous position of the workpiece coordinate system is 0 for each axis.) X100.0Y
  • Page 460B-63324EN-1/03 OPERATION 10.DISPLAY 10.6 OPERATOR MESSAGE DISPLAY Operator message display commands cause operator messages to be displayed on the operator message screen. There are two types of operator messages: 1. External operator messages 2. Operator messages generated by custom macro commands
  • Page 46110.DISPLAY OPERATION B-63324EN-1/03 - Clearing operator messages External operator messages can be cleared with external commands. For an explanation of how to clear them, refer to the manual supplied by the machine tool builder. When an operator message generated by a custom macro command is displa
  • Page 462B-63324EN-1/03 OPERATION 10.DISPLAY 10.7 ALARM MESSAGE DISPLAY When an alarm occurs, an alarm message is displayed on the alarm message screen. There are three types of alarm messages: 1 Alarm messages generated by CNC self-diagnosis 2. External alarm messages 3. Alarm messages generated by custom m
  • Page 46310.DISPLAY OPERATION B-63324EN-1/03 - Explanation of alarm messages For an explanation of the alarm messages reported by CNC self- diagnosis, refer to the FANUC Series 15i/150i-MODEL A Maintenance Manual (B-63325EN). For an explanation of external alarm messages, refer to the manual supplied by the
  • Page 464B-63324EN-1/03 OPERATION 10.DISPLAY 10.8 TOOL PATH DRAWING The tool path of the program currently being used for machining can be drawn. This allows checking of the progress of machining and the tool’s current position. The following functions are supported: - Display the current position of the too
  • Page 46510.DISPLAY OPERATION B-63324EN-1/03 - Tool path In the graphic coordinate system, which is set with the appropriate graphic parameter, described later, the tool path in the workpiece coordinate system is drawn. The position drawn depends on the setting of parameter DTL (bit 2 of No. 2202), as follow
  • Page 466B-63324EN-1/03 OPERATION 10.DISPLAY Graphic parameter screen Follow the procedure described in Section II-2.3, 2.5, "Graphics" to display the graphic parameter screen. The parameters required to draw a tool path are specified on the graphic parameter screen. The graphic parameter screen contains two
  • Page 46710.DISPLAY OPERATION B-63324EN-1/03 - Page 2 of the graphic parameter screen Fig.10.8 (d) Page 2 of the Graphic Parameter Screen On page 2 of the graphic parameter screen, set the graphic coordinate axes. - 446 -
  • Page 468B-63324EN-1/03 OPERATION 10.DISPLAY Graphic parameters To draw a tool path, set the graphic coordinate system, tool path graphic colors, and graphic range on the graphic parameter screen. The following explains the graphic parameters to be specified on the graphic parameter screen. Merely specifying
  • Page 46910.DISPLAY OPERATION B-63324EN-1/03 Z X" X’ Y’ Y" 30 ‹ 180° Horizontal plane of rotation X Y Fig.10.8 (f) Horizontal Rotation of a Coordinate System - Vertical rotation angle When the selected graphic coordinate system is a three-dimensional one, such as 7 (XYZ), 8 (YZX), or 9 (ZXY), the coordinate
  • Page 470B-63324EN-1/03 OPERATION 10.DISPLAY - Graphic colors Set the number of the graphic color representing cutting feed, rapid traverse, and reverse in the tool path. 0 : White 1 : Red 2 : Green 3 : Yellow 4 : Blue 5 : Purple 6 : Light blue 7 : White - Setting the graphic range To draw a tool path within
  • Page 47110.DISPLAY OPERATION B-63324EN-1/03 - Graphic axis numbers Specify which controlled axes are to be assigned to the graphic axes. First graphic axis : 1 Second graphic axis : 2 Third graphic axis : 3 Axis not subject to drawing : 0 NOTE 1 When the maximum and minimum of the graphic range are set, the
  • Page 472B-63324EN-1/03 OPERATION 10.DISPLAY Specifying the graphic parameters - Moving the cursor Use the PAGE page keys and the PAGE cursor keys to position the cursor to the desired parameter. It is not possible to move between pages with the cursor keys. - Inputting settings (absolute input) METHOD1 Pres
  • Page 47310.DISPLAY OPERATION B-63324EN-1/03 Executing tool path drawing - Starting drawing (1) Display the tool path drawing screen. (2) Press the [START] soft key. "DRAW" is displayed in the drawing status display portion, and the system enters that state in which tool movement during automatic or manual o
  • Page 474B-63324EN-1/03 OPERATION 10.DISPLAY Graphic shift/enlarge After a tool path has been drawn on the tool path drawing screen, it is possible to shift the center of drawing and enlarge part of the drawing. The shift and enlarge operations cannot be performed while a tool path is being drawn. Graphic sh
  • Page 47510.DISPLAY OPERATION B-63324EN-1/03 Graphic enlarge A specified rectangular area can be drawn enlarged. - Operation procedure (1) Press the [ENLARGE] soft key. A red and a yellow cursor are displayed in the middle of the screen, and the soft key display changes. (2) Use the [↑][↓][→][←] soft keys to
  • Page 476B-63324EN-1/03 OPERATION 10.DISPLAY Storing and canceling the settings of graphic shift/enlarge The settings of graphic shift/enlarge can be stored in the appropriate graphic parameters. (The settings of graphic shift/enlarge are not automatically stored in the graphic parameters, but are cleared wh
  • Page 47710.DISPLAY OPERATION B-63324EN-1/03 10.9 OPERATING MONITOR SCREEN This screen presents real-time bar charts of the loads imposed on the servo and spindle motors. When a single servo or spindle motor is selected, a waveform is displayed to indicate the per-minute fluctuations of the load on the motor
  • Page 478B-63324EN-1/03 OPERATION 10.DISPLAY The spindle motor selected with parameter No. 5850 or the spindle switching function is displayed on this screen. For the servo motors, parameters No. 2231 to No. 2233 are used to select any axes. 4 Timer The timer information on this screen is the same as that sh
  • Page 47910.DISPLAY OPERATION B-63324EN-1/03 10.10 DISPLAY AND SETTING OF THE PARTS COUNTS, OPERATING TIME, AND CLOCK The total machined parts count, required parts count, and machined parts count are displayed. Also displayed are the cumulative power-on time, cumulative automatic operation time, cumulative
  • Page 480B-63324EN-1/03 OPERATION 10.DISPLAY - (A) Parts counts Total machined parts count A cumulative value, which is incremented by 1 when M02, M30, or the M code specified for parameter No. 2426 is executed. The value cannot be set from this screen. It can be set for parameter No. 108. Required parts cou
  • Page 48110.DISPLAY OPERATION B-63324EN-1/03 - (C) Clock Date/time The current date and time is displayed. The date and time can be set from this screen. Usage Counting the number of parts When the M02 or M30 command is executed, the total machined parts count and the machined parts count are incremented by
  • Page 482B-63324EN-1/03 OPERATION 10.DISPLAY 10.11 BACKGROUND DRAWING Background drawing allows the tool path of a program to be drawn without machining. It also enables the tool path of another program to be drawn during machining. Background drawing is faster than ordinary tool path drawing, thereby allowi
  • Page 48310.DISPLAY OPERATION B-63324EN-1/03 - Tool path In the graphic coordinate system, which is set with the appropriate graphic parameter, described later, the tool path in the workpiece or machine coordinate system is drawn. Use parameter No. 2209 to select either the workpiece or machine coordinate sy
  • Page 484B-63324EN-1/03 OPERATION 10.DISPLAY Graphic parameter screen Follow the procedure described in Section II-2.3, 2.5, "Graphics" to display the graphic parameter screen. The parameters required to draw a tool path are specified on the graphic parameter screen. The graphic parameter screen contains two
  • Page 48510.DISPLAY OPERATION B-63324EN-1/03 - Page 2 of the graphic parameter screen Fig.10.11 (d) Page 2 of the Graphic Parameter Screen On page 2 of the graphic parameter screen, set the graphic coordinate axes. - 464 -
  • Page 486B-63324EN-1/03 OPERATION 10.DISPLAY Graphic parameters To draw a tool path, set the graphic coordinate system, tool path graphic colors, and graphic range on the graphic parameter screen. The following explains the graphic parameters to be specified on the graphic parameter screen. Merely specifying
  • Page 48710.DISPLAY OPERATION B-63324EN-1/03 - Horizontal rotation angle When the graphic coordinate system selected is a three-dimensional one, such as 7 (XYZ), 8 (YZX), or 9 (ZXY), the coordinate system can be rotated about a horizontal plane of rotation. The rotation angle can be set in the range of -360
  • Page 488B-63324EN-1/03 OPERATION 10.DISPLAY - Vertical rotation angle When the selected graphic coordinate system is a three-dimensional one, such as 7 (XYZ), 8 (YZX), or 9 (ZXY), the coordinate system can be rotated about a specified vertical rotation axis on a horizontal plane. The rotation angle can be s
  • Page 48910.DISPLAY OPERATION B-63324EN-1/03 1. Setting the graphic center and the scale factor Set the coordinates of the center of the tool path graphic area, as coordinates in the workpiece coordinate system. Then, set the appropriate scale factor so that the graphic range is contained within the tool pat
  • Page 490B-63324EN-1/03 OPERATION 10.DISPLAY - Graphic axis numbers Specify which controlled axes are to be assigned to the graphic axes. First graphic axis :1 Second graphic axis :2 Third graphic axis :3 Axis not subject to drawing :0 NOTE 1 When the maximum and minimum of the graphic range are set, the gra
  • Page 49110.DISPLAY OPERATION B-63324EN-1/03 Specifying the graphic parameters - Moving the cursor Use the PAGE page keys and the PAGE cursor keys to position the cursor to the desired parameter. It is not possible to move between pages with the cursor keys. - Inputting settings (absolute input) Method 1 Pre
  • Page 492B-63324EN-1/03 OPERATION 10.DISPLAY Executing background drawing - Registering the program Register the desired program in memory. Unless it is registered in memory, its tool path cannot be drawn. M02 or M30 must be specified at the end of the program. - Calling the program Press the [REWIND] soft k
  • Page 49310.DISPLAY OPERATION B-63324EN-1/03 Graphic shift/enlarge After a tool path has been drawn on the tool path drawing screen, it is possible to shift the center of drawing and enlarge part of the drawing. The shift and enlarge operations cannot be performed while a tool path is being drawn. Graphic sh
  • Page 494B-63324EN-1/03 OPERATION 10.DISPLAY Graphic enlarge A specified rectangular area can be drawn enlarged. - Operation procedure (1) Press the [ENLARGE] soft key. A red and a yellow cursor are displayed in the middle of the screen, and the soft key display changes. (2) Use the [↑][↓][→][←] soft keys to
  • Page 49510.DISPLAY OPERATION B-63324EN-1/03 Storing and canceling the settings of graphic shift/enlarge The settings of graphic shift/enlarge can be stored in the appropriate graphic parameters. (The settings of graphic shift/enlarge are not automatically stored in the graphic parameters, but are cleared wh
  • Page 496B-63324EN-1/03 OPERATION 10.DISPLAY Data handled during background drawing The following items of data are handled during background drawing: 1. Parameters The same parameter settings as those used during ordinary automatic operation are used. During background drawing, parameters cannot be changed.
  • Page 49710.DISPLAY OPERATION B-63324EN-1/03 Functions that behave differently during background drawing The following functions behave differently during background drawing: 1. Custom macros 1 Interface signals #1000 to #1035 are always regarded as being 0. 2 Alarm message output The alarm messages generate
  • Page 498B-63324EN-1/03 OPERATION 10.DISPLAY 6 G60 (unidirectional positioning) Drawing is always performed directly up to the specified position, even if the positioning direction is opposite. 4. Functions that behave differently 1 G02.2/G03.2 (involute interpolation) Circular interpolation is performed if
  • Page 49910.DISPLAY OPERATION B-63324EN-1/03 Functions available during background drawing G00 Positioning G01 Linear interpolation G02/G03 Circular interpolation, Helical interpolation G15/G16 Polar coordinate G17/G18/G19 Plane selection G33 Thread cutting (drawn as linear interpolation) G38 Cutter compensa
  • Page 500B-63324EN-1/03 OPERATION 10.DISPLAY Drawing start position The drawing start position is determined as follows: 1. If G92, G52, or G92.1 is specified first If G92, G52, G92.1 is followed by the first move command, the point specified with G92, G52, or G92.1 will be the drawing start position. 2. If
  • Page 50110.DISPLAY OPERATION B-63324EN-1/03 10.12 FLOPPY DIRECTORY SCREEN The floppy directory screen provides functions for using the FANUC Floppy Cassette, FANUC FA Card, FANUC Handy File, and FANUC PROGRAM FILE Mate connected to the serial interface (RS-232C or RS-422) and a variety of utilities. 1 Outpu
  • Page 502B-63324EN-1/03 OPERATION 10.DISPLAY - Page Select Page information for the file list is displayed. If the list cannot be displayed on a single page, "Prev Page" and "Next Page" are displayed to indicate that there are multiple pages. - DNC Select The names of the files to be loaded during DNC operat
  • Page 50310.DISPLAY OPERATION B-63324EN-1/03 Setting input/output data 1) Press the [DATA SELECT] soft key. The items of data that can be input/output are displayed on the soft keys. If the desired item is not displayed, press the [NEXT DATA] soft key to update the soft key display. 2) Press the soft key cor
  • Page 504B-63324EN-1/03 OPERATION 10.DISPLAY Searching for a file 1) Press the [NO. SEARCH] soft key. NO. SEARCH is displayed in the key-in buffer. 2) Press the [(FILE#)] soft key. N is added to the key-in buffer. 3) Enter a file number. 4) Press the [EXEC] soft key. File search is executed, and the cursor i
  • Page 50510.DISPLAY OPERATION B-63324EN-1/03 Outputting data 1) Set input/output data. See "Setting input/output data," described earlier. 2) Set the output file name. See "Setting the output file name," described earlier. 3) Perform the necessary operation, according to the table below: Input/output data Ou
  • Page 506B-63324EN-1/03 OPERATION 10.DISPLAY Deleting a file 1) On the file list, position the cursor to the file to be deleted. See "Displaying a file list," described earlier. 2) Press the DELETE FILE] soft key. 3) Press the [EXEC] soft key. The file is deleted, and the file list is updated. Setting a DNC
  • Page 50710.DISPLAY OPERATION B-63324EN-1/03 10.13 MEMORY CARD SCREEN The memory card screen provides functions for using a memory card as an external memory unit and a variety of utilities. 1 Output data such as part programs and parameters to an external unit 2 Input data such as part programs and paramete
  • Page 508B-63324EN-1/03 OPERATION 10.DISPLAY - Free size The amount of free space on the inserted memory card is displayed (in bytes). If the size exceeds 99999999 bytes, ******** is displayed. - Page Select Page information for the file list is displayed. If the list cannot be displayed on a single page, "P
  • Page 50910.DISPLAY OPERATION B-63324EN-1/03 Setting input/output data 1) Press the [DATA SELECT] soft key. The items of data that can be input/output are displayed on the soft keys. If the desired item is not displayed, press the [NEXT DATA] soft key to update the soft key display. 2) Press the soft key cor
  • Page 510B-63324EN-1/03 OPERATION 10.DISPLAY Searching for a file 1) Press the [NO. SEARCH] soft key. NO. SEARCH is displayed in the key-in buffer. 2) Press the [(FILE#)] soft key. N is added to the key-in buffer. 3) Enter a file number. 4) Press the [EXEC] soft key. File search is executed, and the cursor i
  • Page 51110.DISPLAY OPERATION B-63324EN-1/03 Outputting data 1) Set input/output data. See "Setting input/output data," described earlier. 2) Set the output file name. See "Setting the output file name," described earlier. 3) Perform the necessary operation, according to the table below: Input/output data Ou
  • Page 512B-63324EN-1/03 OPERATION 10.DISPLAY Deleting a file 1) On the file list, position the cursor to the file to be deleted. See "Displaying a file list," described earlier. 2) Press the [DELETE FILE] soft key. 3) Press the [EXEC] soft key. The file is deleted, and the file list is updated. Formatting a
  • Page 51310.DISPLAY OPERATION B-63324EN-1/03 10.14 SUB SCREENS On the currently displayed CNC screen (referred to as the main screen in the remainder of this manual), a sub screen can be displayed. This allows the user to perform the following: - Display the actual position on the parts count/run time displa
  • Page 514B-63324EN-1/03 OPERATION 10.DISPLAY On a single main screen, a single sub screen can be displayed. Different sub screens can be displayed on different main screens. (Switching the main screen causes the sub screen to be switched also.) Once a sub screen is displayed, information about the sub screen
  • Page 51510.DISPLAY OPERATION B-63324EN-1/03 - Actual position For the actual position, the following items of information can be displayed: (1) Relative coordinates (2) Absolute coordinates (3) Machine coordinates (4) Remaining amount of travel (5) Manual interrupt amount (only when the manual handle interr
  • Page 516B-63324EN-1/03 OPERATION 10.DISPLAY - Tool offset Tool offset values are displayed. The number of sets displayed can be changed by enlarging/reducing the sub screen in the horizontal and vertical directions. When the sub screen is in the edit state, tool offset values can be entered. Fig. 10.14 (d)
  • Page 51710.DISPLAY OPERATION B-63324EN-1/03 - Work zero offset Work zero offset values are displayed. The number of sets displayed can be changed by enlarging/reducing the sub screen in the horizontal and vertical directions. When the sub screen is in the edit state, workpiece origin offsets can be entered.
  • Page 518B-63324EN-1/03 OPERATION 10.DISPLAY - Modal information Modal information is displayed. The same modal information as that displayed on the program check screen is displayed. This sub screen cannot be enlarged/reduced. Fig. 10.14 (j) Modal information - DI/DO signals Bit images of the DI/DO signals
  • Page 51910.DISPLAY OPERATION B-63324EN-1/03 - Alarm messages Alarm messages are displayed. This sub screen can be enlarged/reduced in the horizontal and vertical directions. Fig. 10.14 (m) Alarm messages - Operator messages Operator messages are displayed. Note that one of the following options must be prov
  • Page 520B-63324EN-1/03 OPERATION 10.DISPLAY (2) Main screen edit state In this state, the sub screen is displayed but the object of editing is the main screen. The title bar of the sub screen is dark gray. PAGE Page keys PAGE , cursor keys , and soft keys all act on the main screen. (3) Main screen edit sta
  • Page 52110.DISPLAY OPERATION B-63324EN-1/03 Operation - Displaying a sub screen To display a sub screen, press , then numeric key 1 . A sub screen is displayed in the sub screen edit state and the soft keys change to those for the sub screen. - Display items on a sub screen To change the display item on a s
  • Page 522B-63324EN-1/03 OPERATION 10.DISPLAY - Closing a sub screen To close a sub screen, press , then numeric key 8 . Depending on which screen is in the edit state, the sub screen can also be closed as described below. (1) If the sub screen is in the edit state Press , then numeric key 1 . Alternatively,
  • Page 52310.DISPLAY OPERATION B-63324EN-1/03 - Switching the position information type in the actual position display In the actual position display, the type of position information displayed can be switched. In the sub screen edit state, click soft key [SELECT POS]. The title of the position information ty
  • Page 524B-63324EN-1/03 OPERATION 10.DISPLAY 10.15 HELP FUNCTION The help function displays detailed information about the alarms that may be generated in the CNC, as well as an explanation of G code formats. The following types of information can be displayed. - Alarm help If an attempt is made to operate t
  • Page 52510.DISPLAY OPERATION B-63324EN-1/03 10.15.1 Help Menu The help menu lists the available help items. From this menu, the screen for any help item can be displayed. - Display method 1. When the HELP key is pressed, the help menu is displayed if neither of the conditions for displaying the help items,
  • Page 526B-63324EN-1/03 OPERATION 10.DISPLAY 10.15.2 Alarm Help A detailed explanation of an alarm can be displayed. The explanation can be displayed in either of two ways: (1) Display the help for an alarm that has been generated (2) Display the help for a desired alarm - Display method 1. If an alarm has b
  • Page 52710.DISPLAY OPERATION B-63324EN-1/03 3. From this list, use cursor keys to select the desired alarm type, enter the alarm number, and press the INPUT key. 4. Details of the selected alarm type are displayed. In the first display, the alarm of the selected type with the smallest alarm number is displa
  • Page 528B-63324EN-1/03 OPERATION 10.DISPLAY - Select the choice "11. Display help menu " using cursor keys , and press the INPUT key. 10. To display details of the alarm that has been generated, display the help menu first, then select "1. Alarm details (of the alarm that has been generated)." - 507 -
  • Page 52910.DISPLAY OPERATION B-63324EN-1/03 10.15.3 G Code Help For reference in part programming in NC format, two types of help can be displayed: (1) G code list (2) Standard formats of G codes for a single block Displaying a G code list By displaying a list of G codes, you can search for G codes you may
  • Page 530B-63324EN-1/03 OPERATION 10.DISPLAY 5. If the explanation spans multiple pages, pressing page keys PAGE PAGE displays the previous and next pages, respectively. 6. Write code as desired, referring to the standard format displayed in the help text. 7. After the entry to the key-in buffer ends and INP
  • Page 53110.DISPLAY OPERATION B-63324EN-1/03 10.15.4 Moving the Cursor between the Ordinary Operation Screen and the Help Screen When a help screen is displayed and manipulated, the cursor is positioned to the help screen. It is, therefore, not possible to manipulate the cursor on the ordinary operation scre
  • Page 532B-63324EN-1/03 OPERATION 10.DISPLAY 10.15.5 Notes NOTE 1 No help is displayed for the character card. 2 To execute the help function, the help system file must be loaded into flash ROM. 3 To update the help text, the help system file must be updated. When the CNC system file is updated, the help tex
  • Page 53310.DISPLAY OPERATION B-63324EN-1/03 10.16 DIRECTORY DISPLAY / PUNCH FOR EACH GROUP General In addition to the conventional directory showing the names and numbers of the programs registered with the CNC, directories organized according to groups such as the objects to be machined can also be display
  • Page 534B-63324EN-1/03 OPERATION 10.DISPLAY however, the system can search for only the first 48 characters of the program name. (Example 1) To search for those programs whose program names start with character string "GEAR-1000", enter DIR.GRP >GEAR-1000* (Example 2) To search for those programs whose prog
  • Page 53510.DISPLAY OPERATION B-63324EN-1/03 Operation - SEARCH Searches for programs. After the search, the system switches to the program text screen. (1) Click soft key [SEARCH]. (2) Key in the program number. (3) Click soft key [EXEC]. - PUNCH Punches the programs in the current group. There are several
  • Page 536B-63324EN-1/03 OPERATION 10.DISPLAY NOTE If programs using asterisks (*) and question marks (?) in their program names are formed into a group, different programs may be handled as if they belong to that group. Example Suppose that there are three programs O100(A*B-MAIN) O110(A*B-SUB) O120(ABC). If
  • Page 53710.DISPLAY OPERATION B-63324EN-1/03 10.17 PROGRAM NAME 48 CHARACTERS General On the program directory screen, up to 48 characters of each program name (comment) can be displayed. (Conventionally, up to 16 characters) Program searches using program names are possible with the following operations: -
  • Page 538B-63324EN-1/03 OPERATION 10.DISPLAY Operation - ID SEARCH Searches for programs using a program name. After the search, the system switches to the program text screen. (1) Click soft key [ID SEARCH]. The soft keys change as follows: (2) Click soft key [(NAME)]. (3) Enter the character string used in
  • Page 53910.DISPLAY OPERATION B-63324EN-1/03 Explanation - Wildcard characters (* and ?) An asterisk (*) represents any character string, and a question mark (?) represents any one character. They therefore allow searches such as the following. Table 10.18 Examples of Using Wildcard Characters Character Prog
  • Page 540B-63324EN-1/03 OPERATION 10.DISPLAY 10.18 FINE TORQUE SENSING Overview The CNC stores the disturbance torque data detected by a servo motor or spindle motor to internal memory. The following manipulations are possible for the stored torque data. 1. The stored torque data can be represented graphical
  • Page 54110.DISPLAY OPERATION B-63324EN-1/03 Function details Storing disturbance load torque data While the torque sensing command signal is 1, the CNC holds the disturbance load torque data detected by a servo motor or spindle motor in internal memory. Up to four target axes can be specified in parameter N
  • Page 542B-63324EN-1/03 OPERATION 10.DISPLAY Displaying a torque graph Torque graph screen Stored torque data can be graphed on the torque graph screen. On the torque graph screen, you can save data as sample data or output the latest data onto a memory card. You can also change the threshold value of the ab
  • Page 54310.DISPLAY OPERATION B-63324EN-1/03 At the left end of the horizontal axis, the time at the graph origin that has elapsed since the start of store operation is indicated, and the scale on the horizontal axis indicates the time from the graph origin. The values of the origins of the vertical axis and
  • Page 544B-63324EN-1/03 OPERATION 10.DISPLAY (B) Number of valid axes The number of valid axes for store operation is indicated. (C) Store cycle The store cycle is indicated in milliseconds. (D) Detection level If single-axis display mode is set, and bit 4 (ATL) of parameter No. 4660 is 1, the threshold valu
  • Page 54510.DISPLAY OPERATION B-63324EN-1/03 [3RD AXIS] Displays the axis specified in parameter No. 4672. [4TH AXIS] Displays the axis specified in parameter No. 4673. When single-axis display mode is set, and the sample data preservation function is enabled (bit 2 (SPL) of parameter No. 4660 = 1), the late
  • Page 546B-63324EN-1/03 OPERATION 10.DISPLAY - Saving as sample data When the sample data preservation function is enabled (bit 2 (SPL) of parameter No. 4660 = 1), the latest data can be saved as sample data. The saved sample data will be maintained after the power is turned off. Press the soft key [SAMPLE S
  • Page 54710.DISPLAY OPERATION B-63324EN-1/03 - Sample data save Whether to enable or disable the sample data preservation function is set. The setting is written in bit 2 (SPL) of parameter No. 4660. - Cycle The cycle for storing data is set. Select the cycle from 8 ms, 16 ms, and 32 ms. The setting is writt
  • Page 548B-63324EN-1/03 OPERATION 10.DISPLAY Method 2 (1) Enter the value you want to set. (2) Press the soft key [INPUT]. Method 3 (1) Enter the value you want to set. (2) Press INPUT the key. Torque data input/output The following explains procedures for outputting stored torque data onto a memory card and
  • Page 54910.DISPLAY OPERATION B-63324EN-1/03 NOTE 1 When torque data output method 1 (when neither output file name nor file number is specified) is used to output torque data onto a memory card, FNTRQSNS.DAT is assigned as the file name. 2 Torque data cannot be output when: - There is no torque data stored.
  • Page 550B-63324EN-1/03 OPERATION 10.DISPLAY NOTE 1 When torque data output with the sample data preservation function disabled is input with the sample data preservation function enabled, the data for the portion that is beyond the period during which this function allows store operation is not input. 2 Tor
  • Page 55110.DISPLAY OPERATION B-63324EN-1/03 10.19 2-LCD-UNIT CONNECTION FUNCTION Description Until now, it was only possible to display screens on a single LCD unit. By using this function, it is now possible to simultaneously display the same screen on two LCD units. Optical fiber cable 1st LCD 2nd LCD 1st
  • Page 552B-63324EN-1/03 OPERATION 10.DISPLAY NOTE 3 If a card is inserted into the memory card interface of the first LCD unit after the system is switched to the second LCD unit, the system can be switched to the first LCD unit at a later time. In this case, the memory card interface of the first LCD unit i
  • Page 55311.CLEARING THE SCREEN OPERATION B-63324EN-1/03 11 CLEARING THE SCREEN - 532 -
  • Page 554B-63324EN-1/03 OPERATION 11.CLEARING THE SCREEN 11.1 CLEARING THE SCREEN Displaying the same characters in the same positions on the screen causes a LCD to degrade relatively quickly. To help prevent this, the screen can be cleared by pressing specific keys. It is also possible to specify the automa
  • Page 55511.CLEARING THE SCREEN OPERATION B-63324EN-1/03 11.1.2 Automatic Erase Screen Display The CNC screen is automatically cleared if no keys are pressed during the period (in minutes) specified with a parameter. The screen is restored by pressing any key. Automatic erase screen display - Clearing the sc
  • Page 556B-63324EN-1/03 OPERATION 12.INPUTTING/OUTPUTTING DATA 12 INPUTTING/OUTPUTTING DATA Information written on floppy disks, NC tape, and memory cards can be loaded into the CNC, using the memory card slot or an external input/output unit such as the Handy File. Information can also be written to these m
  • Page 55712.INPUTTING/OUTPUTTING DATA OPERATION B-63324EN-1/03 12.1 FILES Of the external input/output devices, the FANUC Handy File and FANUC Floppy Cassette use floppy disks as their input/output medium, and the FANUC FA Card uses an FA card as its input/output medium. In this manual, these input/output me
  • Page 558B-63324EN-1/03 OPERATION 12.INPUTTING/OUTPUTTING DATA Since floppy replacement is processed by the input/output device, no special operation is required. The CNC will interrupt data input/ output operation until the next floppy is inserted into the adaptor. When reset operation is applied to the CNC
  • Page 55912.INPUTTING/OUTPUTTING DATA OPERATION B-63324EN-1/03 12.2 SPECIFYING PARAMETERS REQUIRED FOR INPUT/OUTPUT Follow the procedure described below to specify the parameters related to communication: (1) On the setting parameter screen, enable parameter writing. (2) On the communication setting screen,
  • Page 560B-63324EN-1/03 OPERATION 12.INPUTTING/OUTPUTTING DATA 12.2.2 Communication Setting Screen On this screen, specify the parameters related to communication. Display Follow either of the procedures described below to display the communication setting screen: Method 1 Press the OFFSET SETTING function k
  • Page 56112.INPUTTING/OUTPUTTING DATA OPERATION B-63324EN-1/03 Item name Parameter Option (parameter setting) TV CHECK TVC(No.0000#0) ON (1)/OFF (0) TV (COMMENT) CTV(No.0000#1) ON (0)/OFF (1) IN/OUT CODE ISP(No.0000#2) EIA (#2=0/1 ,#4 =1) EIA(No.0000#4) ISO (#2=0 ,#4 =0) ASCII (#2=1 ,#4 =0) EOB CODE NCR(No.0
  • Page 562B-63324EN-1/03 OPERATION 12.INPUTTING/OUTPUTTING DATA NOTE 1 For channels for which device numbers (parameters Nos. 5001 to 5003 and 5013) are not set, the following default parameter sets are selected: RS232C CHANEL 1: Parameter set 1 (Nos. 5110, 5111, and 5112) RS232C CHANEL 2: Parameter set 2 (No
  • Page 56312.INPUTTING/OUTPUTTING DATA OPERATION B-63324EN-1/03 12.3 INPUTTING AND OUTPUTTING PROGRAMS 12.3.1 Outputting Programs The following explains the operation for outputting the programs registered in the memory of the CNC to a floppy disk. Setup for output (1) Select EDIT mode. (2) Follow either of t
  • Page 564B-63324EN-1/03 OPERATION 12.INPUTTING/OUTPUTTING DATA Outputting a specified single program -Neither the input file name nor number need be specified Method 1 (1) Press the [PUNCH] soft key. (2) Press the [(PROGRAM#)] soft key. (3) Enter a program number. (4) Press the [EXEC] soft key. Method 2 (1)
  • Page 56512.INPUTTING/OUTPUTTING DATA OPERATION B-63324EN-1/03 - Specified with its file number Method 1 (1) Press the [PUNCH] soft key. (2) Press the [(FILE#)] soft key. (3) Enter a file number. (4) Press the [(PROGRAM#)] soft key. (5) Enter a program number. (6) Press the [EXEC] soft key. Method 2 (1) Pres
  • Page 566B-63324EN-1/03 OPERATION 12.INPUTTING/OUTPUTTING DATA Method 2 (1) Press the [PUNCH] soft key. (2) Press the O address key. (3) Enter the number of the first program to be output. (4) Press the , address key. (5) Press the O address key. (6) Enter the number of the last program to be output. (7) Pre
  • Page 56712.INPUTTING/OUTPUTTING DATA OPERATION B-63324EN-1/03 - Specified with its file number Method 1 (1) Press the [PUNCH] soft key. (2) Press the [(FILE#)] soft key. (3) Enter a file number. (4) Press the [(PROGRAM#)] soft key. (5) Enter the number of the first program to be output. (6) Press the [,(PRO
  • Page 568B-63324EN-1/03 OPERATION 12.INPUTTING/OUTPUTTING DATA (3) Enter a file name. (4) Press the [FILE NAME"] soft key. (5) Press the [ALL] soft key. Method 3 (Specified with its file number (one of two methods)) (1) Press the [PUNCH] soft key. (2) Press the [(FILE#)] soft key. (3) Enter a file number. (4
  • Page 56912.INPUTTING/OUTPUTTING DATA OPERATION B-63324EN-1/03 12.3.2 Program Inputting The following explains the operation for inputting the programs to the memory of the CNC to a floppy disk. Setup for input (1) Select EDIT mode. (2) Follow either of the procedures described below to display the Program T
  • Page 570B-63324EN-1/03 OPERATION 12.INPUTTING/OUTPUTTING DATA Registering a program with a new program number - Methods in which neither the input file name nor number need be specified Method 1 (1) Press the [READ] soft key. (2) Press the [(PROGRAM#)] soft key. (3) Enter a program number. (4) Press the [EX
  • Page 57112.INPUTTING/OUTPUTTING DATA OPERATION B-63324EN-1/03 Method 2 (1) Press the [READ] soft key. (2) Press N the address key. (3) Enter a file number. (4) Press O the address key. (5) Enter a program number. (6) Press the [EXEC] soft key. Method 3 (1) Press N the address key. (2) Enter a file number. (
  • Page 572B-63324EN-1/03 OPERATION 12.INPUTTING/OUTPUTTING DATA Registering additional programs Method 1 (Neither the input file name nor number need be specified) (1) Press the [READ] soft key. (2) Press the [1_PROGRAM] soft key. (3) Press the [ADD] soft key. Method 2 (The input file is specified with its fi
  • Page 57312.INPUTTING/OUTPUTTING DATA OPERATION B-63324EN-1/03 12.4 INPUTTING AND OUTPUTTING SYSTEM PARAMETERS 12.4.1 Outputting System Parameters The following explains the operation for outputting the system parameters registered in the memory of the CNC to a floppy disk. Setup for output (1) Select MDI mo
  • Page 574B-63324EN-1/03 OPERATION 12.INPUTTING/OUTPUTTING DATA Method 5 (Specified with its file number (three of three methods)) (1) Press N the address key. (2) Enter a file number. (3) Press the [PUNCH] soft key. NOTE When method 1 (in which neither the output file name nor number need be specified), desc
  • Page 57512.INPUTTING/OUTPUTTING DATA OPERATION B-63324EN-1/03 12.4.2 Inputting System Parameters The following explains the operation for inputting the system parameters to the memory of the CNC to a floppy disk. Setup for input (1) Select MDI mode. (2) Enter the emergency stop status. (3) Follow either of
  • Page 576B-63324EN-1/03 OPERATION 12.INPUTTING/OUTPUTTING DATA 12.5 INPUTTING AND OUTPUTTING TOOL OFFSET DATA 12.5.1 Outputting Tool Offset Data The following explains the operation for outputting the tool offset data registered in the memory of the CNC to a floppy disk. Setup for output (1) Select MDI mode.
  • Page 57712.INPUTTING/OUTPUTTING DATA OPERATION B-63324EN-1/03 Method 5 (Specified with its file number (three of three methods)) (1) Press the N address key. (2) Enter a file number. (3) Press the [PUNCH] soft key. NOTE When method 1 (in which neither the output file name nor number need be specified), desc
  • Page 578B-63324EN-1/03 OPERATION 12.INPUTTING/OUTPUTTING DATA 12.5.2 Inputting Tool Offset Data The following explains the operation for inputting the tool offset data to the memory of the CNC to a floppy disk. Setup for input (1) Select MDI mode. (2) Follow either of the procedures described below to displ
  • Page 57912.INPUTTING/OUTPUTTING DATA OPERATION B-63324EN-1/03 12.6 INPUTTING AND OUTPUTTING WORKPIECE ZERO POINT OFFSET DATA 12.6.1 Outputting Workpiece zero point offset data The following explains the operation for outputting the Workpiece zero point offset data registered in the memory of the CNC to a fl
  • Page 580B-63324EN-1/03 OPERATION 12.INPUTTING/OUTPUTTING DATA Method 5 (Specified with its file number (three of three methods)) (1) Press the N address key. (2) Enter a file number. (3) Press the [PUNCH] soft key. NOTE When method 1 (in which neither the output file name nor number need be specified), desc
  • Page 58112.INPUTTING/OUTPUTTING DATA OPERATION B-63324EN-1/03 12.6.2 Inputting System Parameters The following explains the operation for inputting the Workpiece zero point offset data to the memory of the CNC to a floppy disk. Setup for input (1) Select MDI mode. (2) Follow either of the procedures describ
  • Page 582B-63324EN-1/03 OPERATION 12.INPUTTING/OUTPUTTING DATA 12.7 INPUTTING AND OUTPUTTING CUSTOM MACRO VARIABLE 12.7.1 Outputting Custom Macro Variable The following explains the operation for outputting the Custom macro variable registered in the memory of the CNC to a floppy disk. Setup for output (1) S
  • Page 58312.INPUTTING/OUTPUTTING DATA OPERATION B-63324EN-1/03 Method 5 (Specified with its file number (three of three methods)) (1) Press the N address key. (2) Enter a file number. (3) Press the [PUNCH] soft key. NOTE When method 1 (in which neither the output file name nor number need be specified), desc
  • Page 584B-63324EN-1/03 OPERATION 12.INPUTTING/OUTPUTTING DATA 12.7.2 Inputting Custom Macro Variable The following explains the operation for inputting the Custom macro variable to the memory of the CNC to a floppy disk. Setup for input (1) Select MDI mode. (2) Follow either of the procedures described belo
  • Page 58512.INPUTTING/OUTPUTTING DATA OPERATION B-63324EN-1/03 12.8 INPUTTING AND OUTPUTTING THREE-DIMENSIONAL ERROR COMPENSATION DATA 12.8.1 Outputting Three-dimensional Error Compensation Data The following explains the operation for outputting the Three- dimensional error compensation data registered in t
  • Page 586B-63324EN-1/03 OPERATION 12.INPUTTING/OUTPUTTING DATA Method 5 (Specified with its file number (three of three methods)) (1) Press the N address key. (2) Enter a file number. (3) Press the [PUNCH] soft key. NOTE When method 1 (in which neither the output file name nor number need be specified), desc
  • Page 58712.INPUTTING/OUTPUTTING DATA OPERATION B-63324EN-1/03 12.8.2 Inputting Three-dimensional Error Compensation Data The following explains the operation for inputting the Three- dimensional error compensation data to the memory of the CNC to a floppy disk. Setup for input (1) Select MDI mode. (2) Follo
  • Page 588B-63324EN-1/03 OPERATION 12.INPUTTING/OUTPUTTING DATA 12.9 INPUTTING AND OUTPUTTING TOOL OFFSET DATA BY TOOL NUMBER 12.9.1 Outputting Tool Offset Data by Tool Number The following explains the operation for outputting the Tool offset data by tool number registered in the memory of the CNC to a flopp
  • Page 58912.INPUTTING/OUTPUTTING DATA OPERATION B-63324EN-1/03 Method 4 (Specified with its file number (two of three methods)) (1) Press the [PUNCH] soft key. (2) Press the N address key. (3) Enter a file number. (4) Press the [T CODE OFFSET] soft key. Method 5 (Specified with its file number (three of thre
  • Page 590B-63324EN-1/03 OPERATION 12.INPUTTING/OUTPUTTING DATA 12.9.2 Inputting Tool Offset Data by Tool Number The following explains the operation for inputting the Tool offset data by tool number to the memory of the CNC to a floppy disk. Setup for input (1) Select MDI mode. (2) Follow either of the proce
  • Page 59112.INPUTTING/OUTPUTTING DATA OPERATION B-63324EN-1/03 12.10 INPUTTING AND OUTPUTTING FIXTURE OFFSET DATA 12.10.1 Outputting Fixture Offset Data The following explains the operation for outputting the fixture offset data registered in the memory of the CNC to a floppy disk. Setup for output (1) Selec
  • Page 592B-63324EN-1/03 OPERATION 12.INPUTTING/OUTPUTTING DATA Method 5 (Specified with its file number (three of three methods)) (1) Press the N address key. (2) Enter a file number. (3) Press the [PUNCH] soft key. NOTE When method 1 (in which neither the output file name nor number need be specified), desc
  • Page 59312.INPUTTING/OUTPUTTING DATA OPERATION B-63324EN-1/03 12.10.2 Inputting Fixture Offset Data The following explains the operation for inputting the fixture offset data to the memory of the CNC to a floppy disk. Setup for input (1) Select MDI mode. (2) Follow either of the procedures described below t
  • Page 594B-63324EN-1/03 OPERATION 12.INPUTTING/OUTPUTTING DATA 12.11 INPUTTING AND OUTPUTTING ROTARY HEAD DYNAMIC TOOL OFFSET DATA 12.11.1 Outputting Rotary Head Dynamic Tool Offset Data The following explains the operation for outputting the Rotary head dynamic tool offset data registered in the memory of t
  • Page 59512.INPUTTING/OUTPUTTING DATA OPERATION B-63324EN-1/03 Method 5 (Specified with its file number (three of three methods)) (1) Press the N address key. (2) Enter a file number. (3) Press the [PUNCH] soft key. NOTE When method 1 (in which neither the output file name nor number need be specified), desc
  • Page 596B-63324EN-1/03 OPERATION 12.INPUTTING/OUTPUTTING DATA 12.11.2 Inputting Rotary Head Dynamic Tool Offset Data The following explains the operation for inputting the Rotary head dynamic tool offset data to the memory of the CNC to a floppy disk. Setup for input (1) Select MDI mode. (2) Follow either o
  • Page 59712.INPUTTING/OUTPUTTING DATA OPERATION B-63324EN-1/03 12.12 OUTPUTTING SYSTEM CONFIGURATION DATA 12.12.1 Outputting System Configuration Data The following explains the operation for outputting the system configuration data registered in the memory of the CNC to a floppy disk. Setup for output (1) S
  • Page 598B-63324EN-1/03 OPERATION 12.INPUTTING/OUTPUTTING DATA Method 5 (Specified with its file number (three of three methods)) (1) Press the N address key. (2) Enter a file number. (3) Press the [PUNCH] soft key. NOTE When method 1 (in which neither the output file name nor number need be specified), desc
  • Page 59912.INPUTTING/OUTPUTTING DATA OPERATION B-63324EN-1/03 12.13 INPUTTING AND OUTPUTTING DATA USING THE FLOPPY DIRECTORY SCREEN Usually, it is necessary to switch to the appropriate screen depending on the type of data to be input/output (for example, the Parameter screen to output and input parameters
  • Page 600B-63324EN-1/03 OPERATION 12.INPUTTING/OUTPUTTING DATA 12.14 INPUTTING AND OUTPUTTING DATA USING THE MEMORY CARD SCREEN Usually, it is necessary to switch to the appropriate screen depending on the type of data to be input/output (for example, the Parameter screen to output and input parameters to an
  • Page 60112.INPUTTING/OUTPUTTING DATA OPERATION B-63324EN-1/03 12.15 EXTERNAL I/O EQUIPMENT CONTROL It is possible to instruct in registration/the output of the program from the outside. - Registration The program is registered in the program memory by using the edit function from the external input equipmen
  • Page 602B-63324EN-1/03 OPERATION 12.INPUTTING/OUTPUTTING DATA 12.16 SCREEN HARD COPY FUNCTION The screen hard copy function converts screen information displayed on the CNC to 640 x 480 dot bit map data, and outputs the resulting data to a memory card. The output bit map data can be displayed and edited on
  • Page 60312.INPUTTING/OUTPUTTING DATA OPERATION B-63324EN-1/03 If the screen hard copy function is executed after "HDCPY999.BMP" has been output, the file name returns to "HDCPY00.BMP." If, however, the name of the file output when the screen hard copy function is executed is the same as that of a file on th
  • Page 604B-63324EN-1/03 OPERATION 13.AXIS CONTROL 13 AXIS CONTROL - 583 -
  • Page 60513.AXIS CONTROL OPERATION B-63324EN-1/03 13.1 AXIS CONTROL BY THE PMC Any axes can be isolated from control of the CNC and controlled directly by the PMC. The PMC can issue commands specifying a traveled distance, feedrate, and so forth to move the tool along these axes independently of the other ax
  • Page 606B-63324EN-1/03 OPERATION 13.AXIS CONTROL 13.2 MIRROR IMAGE During automatic operation, the mirror image function can be used for movement along an axis. To use this function, set the setting parameter MIR (hit 0 of No.0012) mirror image switch to ON on the machine operator’s panel, or set the mirror
  • Page 60713.AXIS CONTROL OPERATION B-63324EN-1/03 Limitation The direction of movement during manual operation, the direction of movement from an intermediate point to the reference position during automatic reference position return (G28), the direction of approach during unidirectional positioning (G60), a
  • Page 608B-63324EN-1/03 OPERATION 13.AXIS CONTROL Y Machine movement after mirror image Move command (Automatic operation) Absolute coordinate when mirror image is started Absolute coordinate after mirror image on Work coordinate system shift value Origin of work coordinate system Work offset value X Fig13.2
  • Page 60914.ABSOLUTE-POSITION DETECTION OPERATION B-63324EN-1/03 14 ABSOLUTE-POSITION DETECTION On an axis equipped with an absolute pulse coder, the machine position is monitored even when the CNC power is turned off, so return to the reference position is unnecessary when the power is turned on again. An a
  • Page 610B-63324EN-1/03 OPERATION 14.ABSOLUTE-POSITION DETECTION (3) Return to the reference position manually. When tool reaches the reference position, parameter APZ is automatically set to 1. (4) Press the reset button. Alarm OT32 is then released. - Setting the origin with MDI operation When an absolute
  • Page 61114.ABSOLUTE-POSITION DETECTION OPERATION B-63324EN-1/03 - Alarm The following alarms may be detected when the power is turned on. Number Message Contents OT0032 NEED ZRN(ABS PCDR) The reference position and the absolute pulse coder counter value do not match. OT0034 BATTERY ZERO(ABS PCDR) The batter
  • Page 612III MAINTENANC
  • Page 613B-63324EN-1/03 MAINTENANCE 1.INVESTIGATION OF TROUBLE GENERATION SITUATION 1 INVESTIGATION OF TROUBLE GENERATION SITUATION - 593 -
  • Page 6141.INVESTIGATION OF TROUBLE GENERATION SITUATION MAINTENANCE B-63324EN-1/03 1.1 DISPLAY OF SYSTEM CONFIGURATION SCREEN It is a screen to display software and a hardware configuration necessary for maintaining CNC. Display of system configuration screen The system configuration screen includes three k
  • Page 615B-63324EN-1/03 MAINTENANCE 1.INVESTIGATION OF TROUBLE GENERATION SITUATION - Software configuration screen Fig. 1.1 (b) Software configuration screen - Module configuration screen Fig. 1.1 (c) Module configuration screen - Content of display Refer to FANUC Series 15i/150i-MODEL A Maintenance Manual
  • Page 6161.INVESTIGATION OF TROUBLE GENERATION SITUATION MAINTENANCE B-63324EN-1/03 1.2 SYSTEM LOG SCREEN When a system alarm is issued, displayed information is recorded in backup memory. The recorded information can then be checked and downloaded to a memory card and host computer even after the machine is
  • Page 617B-63324EN-1/03 MAINTENANCE 1.INVESTIGATION OF TROUBLE GENERATION SITUATION Outputting a system log Method 1 (when neither an output file name nor file number is specified) (1) Press the [PUNCH] soft key. (2) Press the [LOG (NEW)], [LOG (OLD)], [ALL], or [THIS DATA] soft key. Method 2 (when an output
  • Page 6181.INVESTIGATION OF TROUBLE GENERATION SITUATION MAINTENANCE B-63324EN-1/03 1.2.1 Displaying the Contents of Memory The CNC memory contents, starting from a specified address, can be displayed. For details, refer to the "FANUC Series 15i/150i-MODEL A Maintenance Manual" (B-63325EN). NOTE This screen
  • Page 619APPENDI
  • Page 620B-63324EN-1/03 APPENDIX A.STATUS WHEN TURNING POWER ON, WHEN RESET A STATUS WHEN TURNING POWER ON, WHEN RESET Parameter CLR (No. 3402#6) is used to select whether resetting the CNC places it in the reset state (0: reset state). The symbols in the tables below mean the following: O : The status is no
  • Page 621A.STATUS WHEN TURNING POWER ON, WHEN RESET APPENDIX B-63324EN-1/03 Item When turning Reset power on ALM Extinguish if there is no cause for the Extinguish if there is no cause for the Status alarm alarm display LSK light light Output Reference position return X O signals completion LED ZPn S, T code
  • Page 622B-63324EN-1/03 INDEX INDEX COORDINATE SYSTEM RELATED DATA DISPLAY.. 212 COPYING PROGRAMS.................................................... 274 2-LCD-UNIT CONNECTION FUNCTION....................... 530 Copying, Moving, and Deleting Words and Blocks ........... 271 9.5"/10.4" LCD Unit......
  • Page 623INDEX B-63324EN-1/03 Displaying the Contents of Memory................................... 598 How to View the Position Display Change without DISPLAYING THE COORDINATES OF THE TOOL Running the Machine.......................................................... 22 TIP ..................................
  • Page 624B-63324EN-1/03 INDEX OPERATIONS SUPPORTED BY EACH OPERATION JOG FEED.......................................................................... 65 SCREEN............................................................................. 43 Operator Message Display.......................................
  • Page 625INDEX B-63324EN-1/03 TOOL LENGTH/WORKPIECE ORIGIN Replacing Addresses........................................................... 265 MEASUREMENT.............................................................. 339 Replacing words and character strings................................ 261 TOOL MOVEME
  • Page 626Revision Record FANUC Series 15i/150i-MA OPERATOR’S MANUAL(OPERATION) (B-63324EN-1) Following functions (STEP 4 to 6) were added : Changing active offset value with manual move, DO 03 Oct., 2000 signal output by soft key, Automatic feedrate control by area, Diameter entry for tool compensation value
  • Page 627EUROPEAN HEADQUARTERS – BELGIUM / NETHERLANDS GRAND-DUCHÉ DE LUXEMBOURG GE Fanuc Automation Europe S.A. GE Fanuc Automation Europe S.A. - Netherlands Branch - Zone Industrielle Postbus 7230 - NL-4800 GE Breda L-6468 Echternach Minervum 1603A - NL-4817 ZL Breda (+352) 727979 - 1 (+31) 76-5783 201 (CN
  • Page 628Printed at GE Fanuc Automation S.A. , Luxembourg October 200